Anyone here rocking Proxmox? What are you hosting?
>>108602937also my VPS
>>108602937i ran proxmox for a couple of months before i realized i just needed 6 containers and now i just run plain arch
I have a pretty similar setup with HP microservers Gen 8There's also an OPNsense box & an OMV NAS filled with leftover hard drives for backups
>>108602937Of course Anon.
>>108603114nice, I had a HP Microserver gen8. I modded it with a Xeon Processor, more ram and a HBA Card plus 4x8TB HDDs. The reason I sold it was because it was too noisy
>>108603114don't you have a huge IO Delay with this much containers?
>>108603116what are you hosting on it?
I run containers within VMs, are LXC containers better?
>>108603116what u hosting bro?
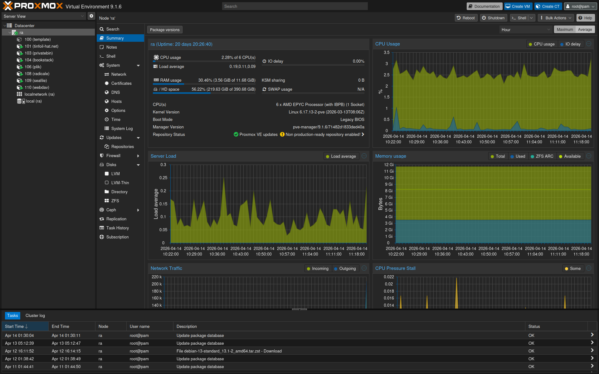
>>108603158It's not the fastest thing but it's good enough I guess? The ceph RBD pool is on datacenter SSDs and 10G SFP, I get about 3k sustained IOPS.cephfs is for bulk storage on a HDD pool with ~250MiB/s sequential speed.>>108603121Had them since 2017 and they've been rock solid. My biggest gripe is the 16GiB RAM capacity.
>>108602937I thought about using it then found out it doesn't support VM encryption
>>108602937i use it at work, it's pretty goodoverkill for personal use
>>108603037I also run very little on Proxmox and I still prefer Proxmox because I'm lazy.
>>108602937>Mailcow>Nextcloud>Matrix-Synapse>Zabbix>Authentik>invidious>Bitwarden>Reverse Proxy memes>Arr Stack + Jellyfin>Unifi Controller>Paperlessngx>Immichthats it i guess
I asked in /hsg/ but maybe you fags know as well, what's the "normal" way to set up application containers with LXC? I'm used to docker where most shit comes with a preconfigured dockerfile or even published container.Do I just have to set up the LXC manually? Is it worthwhile to use ansible or do you just do the install manually once and leave the container running forever?
>>108603314>PaperlessngxRedpill me on this, what's the advantage over a nextcloud/seafile folder
>>108603288why not just use cryptsetup withing the VM?>>108603314based software stack. Was it a pain in the arse to setup invidious? also Mailcow and Matrix are ultrabased
>>108603321Personally I use them like lightweight VMs. Since I don't change configurations often I install updates manually and restore a snapshot if I fuck something up.There's "turnkey" templates for popular software that feel closer to docker but never tried it.IaC I only use at work when I need to maintain multiple environments.
>>108603330im using it together with nextcloud>assign document types (contracts, invoices etc.)>add sender/recipients>tagging documents>ocr (nextcloud can do this as well with addins)Makes it easier for me to manage and find Documents.>>108603346Invidious setup is really simple. https://docs.invidious.io/installation/#docker-compose-method-production
>>108603362do you need any google api keys or something?
>>108603358Makes sense.>install updates manuallyThis sounds annoying, with a half-dozen services that means manually keeping track of updating all of them individually on top of the host
>>108603402I keep track of new releases with atom feeds to read the changelogs anyways and usually just update once every few weeks unless there's something critical, most of the time it's done in less than ten minutes. For most containers it's literally run apt & reboot.
>>108603372no not needed at all
>>108603470Do you have something like unattended upgrades set up for the system packages, or do you just run `apt` manually once every few weeks?>rss for changelogsThat's neat, I'd probably just yolo it myself honestly because running apt and rebooting on a bunch of containers is the kind of shit I'd just end up putting off for literal months out of laziness
>>108603470>I keep track of new releases with atom feeds I do the same, but with newsboat
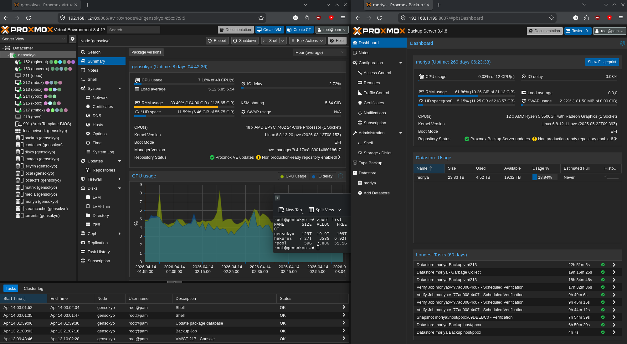
Does Proxmox have zfs, or is it openzfs?
>>108603807There is basically no difference anymore but openzfs (ZoL branch).
>>108602937I used to but realized I don't need that scale, so I switched to silverblue
>>108603173>>108603232The typical swath of babies first homelab services. Jellyfin, nas, seedbox, vpn, ddclient, and some game servers. A discord replacement is on the horizon for whenever I get in the mood.
>>108603470>Not just hitting the sudo pacman -Syu after 7 months when you feel like it on random virtual machines
>>108602937Kubernets is less workOr docker compose
>>108602937It's bloat I don't need so I just run Arch with LTS kernel on my server and run qemu via cli/systemd unit if I need a vm or podman if I need a container.
>>108604002>Server>Archlmao
>>108603662I don't like auto updates, I just do it manually once in a while. Same for my desktop and phone. Depends on the software too, for some I wait at least a week and check the issue tracker before I updoot (jellyfin, sonatype nexus).But yeah for exposed services better have automatic security patches than nothing.
Why LXC or a VM per service instead of a cluster of a few VMs running all services on top of Kubernetes or Docker Swarm for HA?
>>108605286HA needs more hardware not vms, also what for, most people use homelab for personal entertainment, just restart if they go down
>>108605286LXC and Docker are all containersKubernetes is meant to orchestrate docker containers for HA, but Proxmox can do the same for both containers and VMs
>>108605342>HA needs more hardware not vmsDumb take. That depends on your reliability needs. For most homelab admins, single-node HA is more than enough.>>108605528Please tell me how Proxmox can orchestrate both containers and VMs to achieve HA. Must've missed that feature. >inb4 live migration
>>108603186lxc doesnt use virtualization, so technically yes
>>108605286>Kuberneteswhich distribution?
>>108602937who gives a fuck
>>108603314All running on womanpod!
>>108607180>womanpodis this a joke reference to podman?
>>108603893>openzfsDropped.
>>1086029374 core atom board 16mb in 4U rack case, pico psuproxmox with two vm's - win10ltsc and synology/xpenologysmall system ssd and dedicated 8tb hdd for synology.draws ~15W
>>108602937I just started using Xen Orchestra to run a home lab and it's been neat>5900x>16gb 5060ti>32gb of ram (need a lot more)>6x6tb hard drives in raid 5I passed the GPU to a container with a local LLM and attached it to a Home Assistant instance so I could use it with the voice assistant hardware they released. It's a lot of fun to switch up the voices and it works really well. The response is instant and feels like a conversation. I could probably have gotten away with lower vram but the 5060ti was great price/vram ratio. Also installed sunshine on it so I can use it as a virtual gaming PC for low spec multiplayer games. I'll probably use it to host some web apps and as "cloud" storage for ROMs. Now to figure out how to setup networking so my sensors don't phone home
>>108607944how many parameters does a voice llm like that have?