16gb ram feels cramped on this lol
>>108707745Cope. I have a 16GB T14 Gen 2 ThinkPad, and Fedora works flawlessly on it.
>>1087077458GB is fine on fedora
>>108707745>16 gbYou dont need more than 6
>>108707745i used krashDE on it with 16gb and worked fine never saw it go beyond 8gb.top smoking your own farts op.
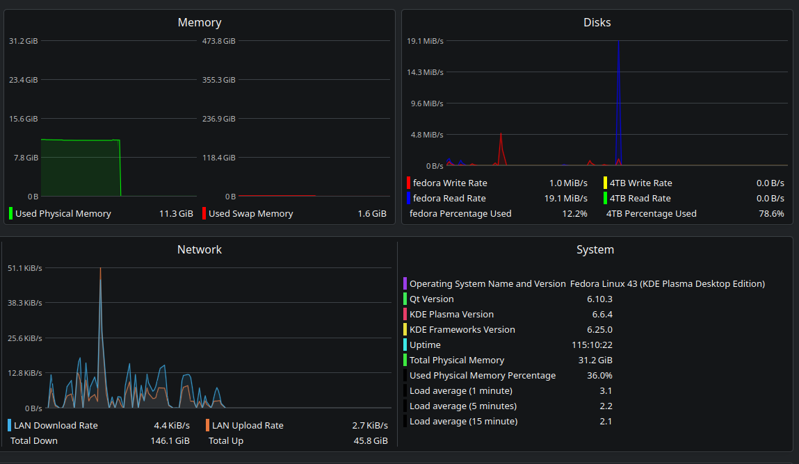
>>108707745fedora 43 kde ram consumption for OS things goes down to ~2.5 GB when I revv up AI sloppa and give it all the resources I have
>>108707745set up zram then, dipshit.
>>108707745Newer systems just take up more ram
>>108707745i run the kde edition on 8gb and it's never swapped. if you're doing something memory intensive then linux is your best bet thanks to zram and kernel level compression support. distro/de doesn't matter on anything with more than 4gb.
Fedora 44 where
>>108708434delayed thanks to KrashDE
>>108708729Sauce? I'm not seeing anything about another delay
>>108708434>>108708729>>108708825
>>108708825If it's already being delayed it's impossible to have another delay before the first delay is over.
>>108707745this is so real. i have tried installing it on machines with weaker cpus and ram <16gb and i can feel it struggle compared to something like ubuntu or debian
>>1087077458GB on Silverblue, no problem man
>>108709018Just don't open too many tabs.
>>108707764that's not what cope means and you are not a cartoon girl.
>>108707745desktop environment issue, not distro issue
>>108709084why is 75% of /g/ retarded
>>108708367is zram same as swap? some install wizard recommended using 1/2 ram number for swap.
>>108707745I'm using Fedora 43 KDE on an old 2017 ryzen 5 laptop with 8 GB of RAM. And it's WAY faster than Ubuntu (both 24.04 and 26.04).Plain Fedora is kind of bloated, yes, but in no way "cramped".
>>108709089>75%
>>108709361KDE is faster than GNOME, native packages are faster than snaps
>>108708434It's out now.
>>108709375gnome is fine but my god... it is so fucking bloated and heavy.
>>108709398it literally uses javascript and the spidermonkey enginedump that shit in the trash where it belongs
>>108709398i love gnome's design but i'd never seriously use it because of how clunky it feels after years of using dwm, kind of a shame
>>108708434>>108709383Guess I'll wait the 2 weeks for them to iron it out.
>>108709374im feeling nostalgic for the late 10s, its over.
>>108707851fpbp
>>108709246zram is swap for ssdbecause constant writing to ssd wears it out
>>108709398>>108709420Niri made me switch from gnome. No longer have to install 5+ extensions to make it work right. Surprised fedora hasn't done a niri spin, last time I tested sway spin that felt barebones.
>>108709545how niri feels compared to sway?
>>108709550>how niri feels compared to sway?Polished. Bare in mind, last time i tried using sway was when the spin first came out. I remember I had to spent a good time in the config file. With niri config file, only had to change keybinds, default programs and monitors. Everything else is just toggles/sliders in settings menu when using noctalia shell.
>>108709622oh never knew it had a plugins, never touched it. t. also use noctalia with niri
>>108709437They've been ironing it out for the last month. They had a beta release and even pushed back the official release a couple weeks.
>>108707745I have an 8GB tablet than runs Fedora KDE without issue.
>>108711263more than half of my gnome extensions aren't updatedget to work gnome fags
>>108709246zram is just compressed ram, there is no writing to the disk whatsoever
>>108709412Heh, and they complain about Windows using React Native. How on earth did the "you don't need that" DE become the bloated one?
>>108712427>gnome extensionsYou just know the GNOME devs get pretty excited about such breakages, since of course there never was a use-case and you certainly "don't need it."
>>108709550Niri and Sway are completely different. Niri is much more animated with more effects. It feels a lot more like Gnome+++ that runs significantly smoother. It's very lightweight for the amount of animations it has. I think it's usually around 70 MB of ram.
>>108712718thats cool, nice to see new stuff pop out for wayland, we didn't have a lot some time.
>>108707745Sounds like a you problem. Mine rarely gets over 12GB used despite have 2600 tabs in FF.
>>108709545>It feels a lot more like Gnome+++ that runs significantly smoother.It kind of is trying to be Gnome++. Niri was created by a former GNOMEfag that uses Fedora, that's why it's built around dynamic workspaces and you get a copr maintained by the creator himself.
>>108707764>SpydoraHave fun being compromised
>>108712798Proof needed for this claim
I installed fedora on a truly ancient macbook pro from 2012 that I gave my grandma years ago, and it works fine
>>108707745smugs