[a / b / c / d / e / f / g / gif / h / hr / k / m / o / p / r / s / t / u / v / vg / vm / vmg / vr / vrpg / vst / w / wg] [i / ic] [r9k / s4s / vip] [cm / hm / lgbt / y] [3 / aco / adv / an / bant / biz / cgl / ck / co / diy / fa / fit / gd / hc / his / int / jp / lit / mlp / mu / n / news / out / po / pol / pw / qst / sci / soc / sp / tg / toy / trv / tv / vp / vt / wsg / wsr / x / xs] [Settings] [Search] [Mobile] [Home]
Board
Settings Mobile Home
/pol/ - Politically Incorrect


Thread archived.
You cannot reply anymore.


[Advertise on 4chan]


File: IMG_0011.png (197 KB, 2511x1344)
197 KB
197 KB PNG
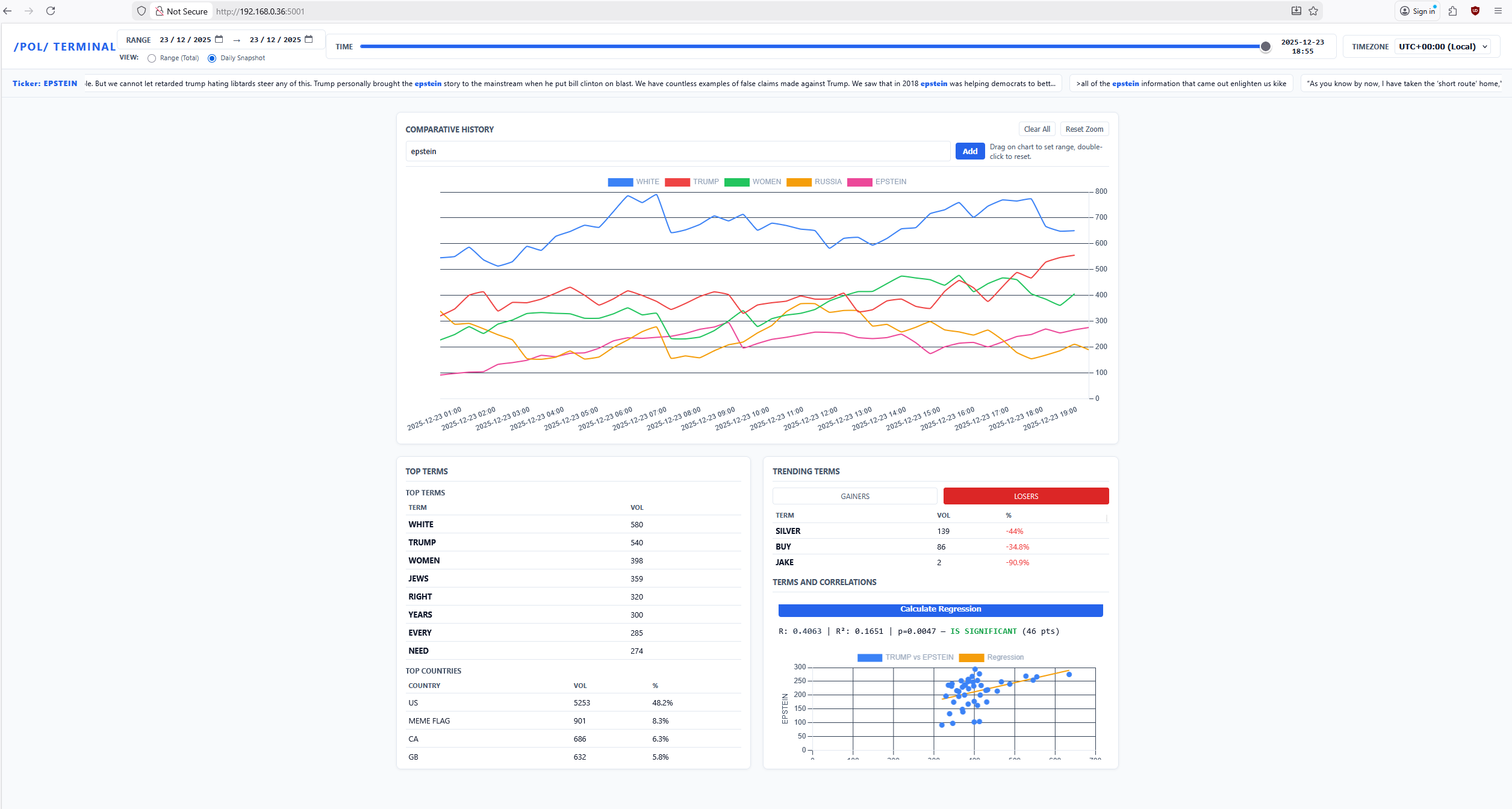
Made a few threads but I’ll post again as it seemed to generate some interest and I would like some input into what you think might be good to include. I’m making a tracker which charts top terms used on /pol/ at any given time as I want to track shilling and trends. It will display most common terms used, and let you break down which countries discuss what at what particular times. My idea is to check about shilling, like if something happens do a bunch of posters from x country then start randomly talking about something. I’m only at the data collection stage and working on the frontend at the moment but it’s coming together. I wanted a way to properly track if something is shilling or not so I figured A- if something is organic you would expect to see a standard Gaussian increase in the usage of the term and countries, whereas if it was shilling you would see a sharp spike that does down quickly and is abnormally positively distributed. So as you can see from the picture there’s a moderate positive correlation between trump and Epstein, which you would expect, but my problem is that if I rely on linear regression then you may get abnormal false significant results if two unrelated but interesting things happen over the same period. I’m still thinking about the best way to show significance but this seems sensible for inorganic posting at least.
>>
>>524207184
make sure to have a separate breakdown of what the kike posters (isreal and meme flaggots) are saying vs other posts
>>
File: IMG_0012.png (46 KB, 1286x555)
46 KB
46 KB PNG
>>524208026
Oh that’s already baked in
>>
Nigger
>>
I fully support this, belter shills (NATO/EU) should also have specific attention.
>>
also what seemingly on-topic threads get removed is a great indication of stories they are trying to nerf.
See e.g. this thread where I put together all the pieces of the Charlie Kirk assassination but it was pruned.
https://archive.4plebs.org/pol/thread/524207088/
>>
Keep us posted



[Advertise on 4chan]

Delete Post: [File Only] Style:
[Disable Mobile View / Use Desktop Site]

[Enable Mobile View / Use Mobile Site]

All trademarks and copyrights on this page are owned by their respective parties. Images uploaded are the responsibility of the Poster. Comments are owned by the Poster.