Previous: >>560839172>Global Game NewsLink your account to Cygames iDCurrent Scenario: Make A New Track aka "Trackblazer"Current Rate Up Trainee: Kitasan Black (3*), Matikanetannhauser (2*)Current Rate Up Support Cards: SSR Narita Top Road (Speed), SR Admire Vega (Guts), SR Mejiro Ryan (Stamina), SR Bakushin (Power)Current CM: Pisces Cup - Hanshin Turf 3200mhttps://umamusume.com/news/632/03/02 - 04/14 - Halved TP Cost & 2x Career Mode Rewards03/12 - 04/15 - Paid 3* & SSR Selector available in Carats Shop03/12 - 03/24 - Free Daily 10-Scout03/12 - Flying Run-Up! Story Event03/22 - Satono Diamond (3*), Curren Chan (SSR), Marvelous Sunday (SSR)03/23 - First Anniversary Part 303/23 - Agnes Tachyon, Narita Taishin, Narita Brian legends races03/26 - First Anniversary Part 403/26 - Mejiro Bright (3*), Curren Chan (SSR), Zenno Rob Roy (SSR)03/26 - 04/05 - Pisces Cup - Long/Right/Spring/Heavy/3200https://pages.snep.pw/uma/anni-skill-changes/>JP Game NewsCurrent Rate Up: Victoire Pisa (3*), AI-Chan (3*), SSR Yanko, SSR CasinoNew Scenario "Beyond Dreams" releasedTimeline: https://uma.moe/timelineCygames Webstore: https://webstore.cygames.com/en/umamusume_en/>Thread Clubshttps://rentry.co/umaglobalclublistYou must be E3 (20k points) to join a circle. Apply with /uma/ or /vg/ in your profile or post ID in the thread.>All Guides & Resourceshttps://rentry.org/uma26Game databasehttps://gametora.com/umamusume (Click the gear to switch between JP / global server info)A basic guide for newfagshttps://rentry.org/umaglobalFind networks if your region is blocked from the game or clienthttps://www.umavpn.top/Seiyuu & Concertshttps://rentry.org/umstUmamusume Birthday Calendarhttps://ウマ娘.攻略.tools/events/birthdayUma Texthttps://umareader.idsmile.xyz/
Post glue
>>560862681keep dogposting
>>560862859
Somehow, the fact that I am dropping to class 5 for the first time since July feels more dreary than losing CM
>>560862859sure...why?
Okay but Golshi is actually pretty fuckable.
>>560862681TAMA-CHAN LOVE
>no rainbows >blow whistle >no rainbows >blow whistle >no rainbows have it your way
Digitan LOVE
>>560863164Ta-mom-o.
Wow, is there no deck variety at all?Everyone is using the same shit>it's been like that since day 1 bwowNo it's not nigga, everyon is using different SRs, of course there's meta, but the rest of the decks are all over the placeMANT seems like everyone isnusing the same deck with just 1 card changed, unless it's a guts deck
>Late start debuffOf course.
>>560863653>scenario hinges upon a singular stat>overall card-list is relatively small>AAAAAAIIIIIIIEEEEEE MUH CARD VARIETYkeep up, anon.
>>560863653Decks are all the same even in JP the only difference between Uma are their parents
>>560863653Your 0spd deck?
>>560863685Real life horse had the same issue too kek
How cooked am I if I don't have the Tosen welfare card? (I was hospitalized)
I'm going to lose this CM too
>>560863949You can cap stam with creek and stam sparks on 10%/20% growth uma, 1200+1 is enough
>>560863831what the fuck kek
I AM INCAPABLE OF MAKING A SINGLE UMA WITH 1100 speed, sub 900 stam and negative power
Unironically to win plat you need>1000 stam + 2 gold>1000 wit >at least 1000 powerthe 2 downhils and uphill can and will kill your uma
Ara, you got some rice on your face, Torena-san.Fufu, you're so hopeless.
>>560863964Just ask Shiraoki to bless you
>>560862859How do you people do/tolerate guts decks? I did couple of Doto runs using freaking 4 guts cards and this is the garbage I get. Across two summers+finals I got like one double guts rainbow, finals had zero guts rainbows. I did a normal 2 speed/2pw/wit run afterwards and immediately got a usable S+ uma and that run also had non-rainbow summer turns.
Rooms used to be filled with tryhards, but now it feels like they are barely B finals tier
>>560864131>winnothingeverhappens
>>560863964
>>560864213speed and power growthstamina/wit uma will not work with guts
>>560864274Training for long in MANT is literally impossible without your own Creek if you rely on a non Creek borrow for your careers
>>560864137cute
>>560864131OR you can just get lucky in finals :3
>>560864274because making aces in TB is a terrible experience
soooooooooooooooooooon
Jiggie?
I buy carets, I pull for umas I need support cardsI only play oshis for the CM regardless I get mad when they lose
>>560864610what causes this?why don't the botters just keep botting in aoharu/ura
where is the pink skill patch? where is the spark reroll patch? where is the sweepy armageddon?ded game
Happy meek if you're using the second controller
>>560864643I do this
>>560864673Because it legitimately wasn't botters. There were just a couple of insane guys pulling the whole club up running their halved tp careers every single day. Sweepydev even confirmed nobody in mambo was using his bot a while ago.
I want to use Hachimi, since it'd actually just be easier to read even if MTL, but I know for a fact that the moment I install it they'll start banning it just like what happened with Viramate. I held off on using it, finally did, then they put out the message and started banning people. I am just that unlucky.
>>560864894that's really funnymamGODS I take back what I said about you guys
sorry mambros one run a day is all youre getting for me
>>560864610I wonder if the cause of clubs dropping in ranks is because the botters are still botting in URA therefore faster than non-botters who do MANT aces, or because everyone's suddenly active playing MANT therefore 800k~1m fans each run
>>560864982take one for the team and start using it.
>>560864982Start sweeping
>>560864982I'll use it then tell me if you're going to use it so I can stop before the banwave
Normalize gluing umas after first summer. You'll be done with borrow runs in 2-3h
I did it guys! I got the SSr wit card off the freebie! My account is unbricked!!!
It's gotta be on purpose that the last shop turn gives you 6 million cleat hammers after being absent the whole run
>>560864894That was before Mambo got botters and went to A+ faggot
So I can just miss G1s if the training is good right?Except Classic crown of course
>>560865227I actually gave up at least 7 careers because of how bad things were going. I never did this before TB and my club is taking the hit
>>560865318If and only IF it's +40 overall because you should have extra megaphones 40%/60% and weights in stock. Otherwise race
>>560865318I reccomend you don't, you still want the epithets
>>560865296If you look at the charts it was literally because of like 4 guys. I can tell you because I was one of them. We weren't botting it was just insanely easy to spam unity cup. If we were botting why would our score go down? We're playing the new mode now and can't get the same results. Simple as.
>>560865395Same. During Unity giving up so far or after the classic year feels such a waste. With MANT it feels such a drag to continue the run.
>>560865227fuck you i want to glue my bad run now
>>560865318to miss a G1, the training would have to represent +70 stats to even consider it. this is entirely ignoring shop, available boosts, epithets. there are some G1s that represent too many stats within an epithet chain for you to skip. the "+40 rule" the other anon described is for G2/G3.
>>560865318I only skip the G1 if I can run it again the next year.
>>560865554HEY. Less posting, more training. A+ rank isn't maintain itself, I'm relying on you for my carats you know.
Pisces room 3203406332034063
It's just a couple rolls less, haha
>>560865554do your TB borrows then get back to unity, slave.
Urara is going to RAPE with this deck
>>560865318Depends really, if your uma jobbed and you can't get the epithet, then yesOtherwise race it
when im racing g2s and g3s should i keep track of which epithet they're part of or just pick the rival one
does anyone have a link to the MANTrackblazer planner? the one that has epithets tooi forgot to save the linkfuck
>>560866016>A+
>>560866016>borrowing ssr teioanon...
>>560866221Nah im not a shitter
>>560866180https://uma.guide/agenda-planner/That one?
Speaking of epithets, why the fuck is there no tracker for it in-game?It's like one of the most important thing in the scenarioDo these devs even play their own game or are they retarded?
>>560866270is that V from dmc5
>guts bonus umas are actually bad for decks using gutsso are they only good for long distances where you get extra guts from stam training or something
>>560866351same reason why secret events are secret, it's an archaic and full-retard way to make the game "more skillful."
I just realized this new scenario makes Verxina free of jobbing to Gentildonna. This changes everything.
>>560865865bwos please join
>>560866470hmmnyo
>>560866260Rushing gale and nimble navigator, 10RB and 60 fucking mood effect but you will pretend that its bad regardless
>>560866671Anything that makes T*io appear more often in your career isn't worth it.
>>560864213why aren't you using urara
>>560866470I have 1 bad ace and 1 TT tier umaI can't even fill with a jobber team if I wanted
LITERALLY WHOOOOO?!?!didnt even jnew this dogshit card existed!?!?!also got ine nrt ssr and zero vega srwhat is this shit?
FUCKING STOP YOU'R EANNOYING THE FUCK OUT OF ME NOT EVEN SHOWING THE WIT 1*
>>560866826It's not nice to talk about Mejiro Bright that way.
>>560866765bwo your taurus stinky nature? Your ass wonder?
>>560866671>mood effect>rushing gale>for your borrowtopkekyou're free to brick yourself, anon.
>>560866730+10 energy on every chain event, +1 mood on every side event, sure thing bro
Can someone explain to me why are crowners also recommend to run QB? They wouldn't get any epithets of it
>>560863653>like a dozen usable cardsyea... not sure why you're surprised everyone is running the exact same build. You're going to see even less variety in a couple weeks after people realize gutsmaxxing is a complete meme
>>560864213Guts is high roll deck, on 4 rainbows to guts you will get an equivalent of 1 rainbow on speed and 1 rainbow on power
>>560867052Gutsmaxxing is going to be the name of the game in milesTrust
I cant imagine being the guy that hates Yuri in a game where all of the horses are capital G Gay
how do i reach rb 60 or above?
>>560866981it's optionaldespite being g1, it's optional, if the training is good take the trainingotherwise race, because you'd want stat/shopreset/rival race free skill
>>560867315That is 60 rb.
Can this Ardan carry me to A finals? I know this is an end closer CM but I still wanted to oshimax...
>>560867315money
>>560866470Sorry bwo I don't have any UG umas yet
>>560867315you are at 60, negroif you want 70 you need Nishino power and/or ayabe Guts
>>560867430She’ll make it to A Finals by virtue of meeting the Stam requirements alone
>>560863949>I was hospitalizedDid your trainee break your pelvis or something
>>560866470don't see it
>>560867430you have zero consistent accels. if this ends up being your best of the three units then it'll be a coin-toss qualifying finals. like the other anon said, round1 is going to be a bloodbath.
God bless this familymart collab even if I hate it because of the money needed to access it. Stego so cute with the oversized cardigan.
>>560863949Just run umas with recovery potentials
>>560867406>>560867441are you dumb? its 10 on everyone except kita with 5?
Mambo will rise again
>>560867315sorry anon, I'm going to use your postI have a similar deck, I accidentally got 1k stamina before but that's pure luck, best I could is 800 without stamina sparksso other than stamina sparks and luckshitting stamina books, how do you reach 1k stamina with just creek? like how do you use her, when do you train, is it worth it to use that rainbow training if the facility is level 1 or 2?because the only way I know is depending stamina sparks and she'd rainbow at least once in summerpls help, my small brain is not meant for this much decision making
>>560867829Sunday is 15
>>560865865
How the fuck do you even get hints as an end closer since you just keep losing
>>560867453i have nishino,. who do i saw her out for?
MAMBO PLEASE STOP GETTING SLEEP DEPRIVED WE HAVE TO RACE
>>560865554>We weren't botting it was just insanely easy to spam unity cupyeah, I did 25M a week in my A+ club a little while ago due to the halved TP (this was just before mant) and because I was doing Seiun Sky parents, getting 600k per run which was ~25minutes.So I can see how the Four Horsemen of Mambo got those numbers, particularly if they were whaling and spent carats on runs.
>>560864137Creek please marry me.
This will be me and Machitan during xmas
>>560868004..mambo mambo...
>>560868004Stop abusing your Uma.
>>560867952get spurt as early as possible, this isn't even a memealternatively, get pulsewhy the fuck is pulse so good as a crutch lmao
so which is better?i don't have the latter but assuming that by some blind luck i manage to mlb windy from the free pulls which one should i use?
Mambo is gay
>>560867981No one really because you need Kitasan for curvature and she's only thing to replace thatll reach 70 RB
>>560867875you simply go agane, anon. there's some merit to choosing stamina training over other training during summers (assuming the production is somewhat comparable) since you're likely to have higher facility-levels on speed/wit. alternatively, you drop out something like a tachyon/2nd wit and run 2stam (sr manhatten cafe, mostly).
>>560867517I haven't checked too much but isnt the stam requirement "just" 1000 stam + 2 golds + cushion stam/white? I'm not saying it's easy, but isn't it the priority for everyone building umas this cm? Even if your speed is lacking you are going nowhere without stam.>>560867694oh well, I really could not find a good opera for my ardan considering my the affinities of my own parents for her distances... so it is what it is, hoping speed star, radiant star and nimble navigator work magic or something
Another room6077593560775935
>really good run>S>absolute abysmal dogshit run>S....at least they're winning in TT
>>56086731560 is doable if you have two or more of the 15 RB cards. My favorite setup is to train Late Surgers with:>Marvy (15)>Wit Neicha borrow (15)>Kita (5)>Creek (10)>Sweepy (5)>Tachyon (10)Going over 60 is hard though unless you're a piggy or a luckGOD. It's not worth using Nishino Flower and Marvy together imo, they're just so bad at actually training. For example if you own another 15 RB card worth using (Sakura Chiyono stam, Wit Neicha) you can borrow Biko (10 rb) and use her instead of sweepy and make your trainings a bit better.
>>560868095Windy so that your other SSR chains have a better shot at finishing.
>>560868095depends
>>560866437I tried a guts Xoguri, you really need an entirely different mindset when using a guts deck. Its not gonna be " I want speed, therefore I click speed." You still need train speed a few times, but you also want a higher wit training. The best way to describe it is that you don't get huge numbers but rather scrape together bits of stats. There is one consistent problem I always run into is that guts deck really doesn't mesh well with high stamina requirements. Items can patch this up, but again you are completely in mercy of RNG to get stamina scrolls.
>>560868095You run kawakami Princess because her clicks are better and your early game is smootherneither of them have skills or events worth talking about outside of TT
>>560868205When I can cobble together at least a second ace I will join these. My TT shitters are embarrassing to enter.
>>560866437guts bonus isnt good for anything
>>560868260
>>560868305Guts training shrimply is not compatible with longs.
>>560868143so no one actually uses 70?
>>560868205I'm not built for this front runner bullshit
Whoops, cut kitasan a bit there.ACE STATUS? ONE WEEK LEFT?
>>560867893oooo? niceis it worth swapping tchyon for nishinomto get 5 more ?
>>560867875further, there's a difference between 60 and 50rb, obviously, but don't brick your runs trying to force 60rb. you make up the stat difference in running a clickable support versus something like sr nishino/marvel.
>>560868595There's 11 days left
>>560868515I'm a little piggy (C+ piglet tier) and was able to put together an 80 RB deck. It's worthless. You get gold skills for 4 different styles, no recoveries unless you have one built in, and your actual trainings are pathetic.
>>560868595>1 stamina carddo you use stamina sparks? how do you get that much with just super creek?
>>560868595What do you mean one week left?!?! I'm still updating my TT roster.
>>560868515no one with a brain uses 70 this CM because Kitasan, garbage as the card is, has 2 guaranteed excellent skills for itprofessor of curvature and straightaway adept both proc twice simply because of how long the track is
How many free pulls are left?
>>560868595your 1100 stamina 2 golds??
https://www.youtube.com/shorts/gDGkiXJ7xS0I honestly didn't know dueling could activate during the mid-race before running this race every run
>>560868595I've given up. I feel brain aneurysm every negative events when I train on MANT
>>560868272>neicha wit 15?
>>560868647You want to hit 50, 60 etc.
>>560868858>#genshinimpact>#f2pplayeris this nigga serious
>>560868905look at her unique perk retardchama
>>5608687781100 stamina 2 golds is pacer stamina. You can cut it a bit with guts and different running styles.>>560868743Power sparks. Turns out you can squeeze alot of stuff from properly using items.
>>560868858Buy a fucking ad
>>560868968brother cant handle an Injoke
>>560868858>#f2pplayer>#genshinimpact
>>560868753Four tenners
>>560867845will bot again*
>>560868905READ NIGGA READ
My club is afraid of joining test room, I'm sure /uma/ will not disappoint.47614917
>>560867875Luck, that's literally itThere is no recourse 1k flat with just creek and a few, FEW not full stamina spark, is already a god run because the game just handed you staminas on silver platterFor consistent outcome, you'd want two stamina cards, creek and in this CM's case, SR cafe. The result is possibly lower power, but you'll cap stamina regardless if you have stamina sparks or notYou don't really need 1k+ man, 900-950 is fine, just get swinging and 1 more blue that's consistent and also everyone gets at least 500+ guts, that's more than enough, you're good. But of course that's assuming you don't go against minmaxxers and moby dicks, you are fucked otherwise. This CM is really difficult if you don't have the cards and don't have good sparks
VF means Vivlos Friend btw
why is it always guts…
>>560869176>kyoto turfretard
>>560869183BUT ANON, IF EVERYONE THAT ISN'T A BUHI IS USING THE SAME UMAS WITH SIMILAR DECK, STATS, SKILLS AND APPTITUDE, HOW THE FUCK IS THE WINNER GOING TO BE DETERMINED????
There is a concerningly large amount of umamusume that want their trainers to look at them and only them. Let me flirt with my coworkers god damn it!
>>560868983when the fuck do you train then? is the stat gain ever good enough to train with just one card? i always run 2/2/2 because i just don't get this
>>560868595appreciate the deck reveals. I can replicate almost all of it, except no mlb Finemo, sad. Off to train...........
>>560868980>>560869174it doesnt say how much
>>560869371Parents.
>>560868205resultados
>>560869183>end closer>950stam+1gold+1white>501 guts>enoughtop kek
>>560869392You gamble during summer and abuse items in mid-turns. G1s are never to be skipped.>>560869412You can cut it for tachyon, finemo clogs your event pool.
>>560869483
>>560869531I need to take my mambo back to the mines...
>>560869176THATS BECAUSE YOU ARE A FUCKING RETARD ZHELE
>>560867917>>560869531frontkeks our response
>>560869383No.
gomen, danchou1 ura run per day is all you’re getting for the next 4 months
>>560868017>particularly if they were whaling and spent carats on runsMambo KING hereI've never spent a carrot on a runYou don't need to whale to get max fan bonus. There are lots and lots of 20% FB cards to choose from.Just play the game lmaotbh
>>560869547Does the calculator takes in account downhill mode? When I put my uma in the calculator it told me I need two gold recoveries+radiant star fuck
>>560869531>only posts his winning resultsdie nigger
my weaker front solely for the purpose of egging kitasan on stole kitasan's 2nd place in the late race
>>560868357>>560868095>prudent positioning>bad
>>560869547
>>560869641>>560869291Rude niggers are not welcome.Here is another one.48012817
>>560869675ends are way easier to build so you're going to see way more. the well-built fronts are just as good but slightly more consistent. just wait for your rd2/finals, anon...
>>560869879???? I literally lost the previous room and posted it, bwo...>>560867917look
>>560869987DIS NIGGA BROUGHT A DEBOOOOOOOOOFER
do i abandon yasuda for mile/medium hors?
>>560869760
Fine Motion owes me sex
>>560869675I hate this stupid gay running style why are my favourite umas fronts
NANDEYANEN
>>560870097You rest and run it in senior for the epithet
Can't wait to spend half a year on each of these only for them to drop when I'm on the last couple of days just like Manhattan Cafe.
>>560869871it does.>>560869905what are you trying to show me here? doubling your recoveries from your previous guideline will increase your spurt rate, i agree. the sad thing is that it still isn't 100% spurt because your stamina is just that low.
>>560870190so it doesnt matter which year just that you win it once in the whole run?
>>560870043my bad I scrolled up and down multiple times and didn't see it so I get triggered, sorry
>>560869176yeah that's because you post them without writing anything at all and i have my chat set to messagesand i don't have any aces done lol
>>560870319Yup, you also need mile championship for the epithet
>Causes me to restart the game just to see the replay
Who was your first uma to take you all the way through the URA? Taiki Shuttle clutched up and won big countless times for me. For that, she always holds a special place in my heart.
>>560870164While I wish lates were a little more consistent, something about leaving the race to chance feels right. I love being a late main.
>>560869987>2^2ch /uma/ clubHaven't seen that before, not on the list either, or maybe I just didn't know. First time I've seen you guys at rooms.
>>560870492/v/ club?
>>560870439it was taiki for me too lmao what the fuck was this deck
One more time for the sake of stability.96293600
>>560870492>>560870539RUma club
>lose twice on your debut racedo you clock it again...
>>560870423Just like my CM finals.
>>560870439Day 1 anons most likely have Bakushin be the one to pop their cherries
>>560870609if my junior year is anything short of optimal i'm gluing it, I'm not wasting 1 hour
>>560870363Ingame chat is horrendous and that font...I prefer not to use it at all.
>>560870439for me, it was currenI think I'm not actually sure I just remember starting to play the game then
>>560870439daiwa
Does she use the puppet to masturbate?
>>560870826no but she uses her puppet to narrate her masturbation
I have no motivation to do this shitty scenario anymore
>>560870439Like most it was Bakushin. Urara was my first A rank.
>>560870826she masturbates the puppet.
you guys are so gross
>>560870826she uses me (her trainer) to masturbate
>>560870826She makes you cum in the puppet's mouth and then she kisses the puppet
I haven't really though about it but are debuffers gonna be a big deal this CM? I have made my umas meet the stamina requirements but if they get debuffed to death...
Gold City feet in my mouth
I don’t get how racing is better than training when a race with 60 race bonus cards only gives you 13 points on a random stat
>>560870826>mare>cow>extremely shyher trainer would not survive
>>560870980I want to put my penis inside her and cum if you know what I mean
>>560870826built for fisting (me)
>>560870782found it, it was
>>560870576>stabilityDoesn't matter how much prep you do if Cygames wants to fuck you over or give you an easy win in the end. 7k Finalist with ooniger Suzukas at my Finals twice and lost. But somehow have no gw Front Pasa at 11k in Aquarius.
>>560870980I want her to stare at me jerking off
>>560871019you gotta count the sp gwoand also the power manual
>>560870826this is the best new umaher design and gimmick is way too cute
>>560871087holy SOVL
>>560870576Nigger if you want a good pool of racists to test again, you throw three CM races at the same time and ask us to pick one race.If you want a good sample size you save everyone the trouble by saving rivals in those races to your practice list then spam practice mode until you're satisfied.
> juicy wit on a break day>zero stamina zero recover items fuck this game man
>>560871007stamina debuffers will only be effective against bad units/trainers which you could probably have just as easily won against by running three competently built aces instead of some hybrids. that and the meta for pisces are fronts and ends which are the two styles that stamina debuffers have a hard time hitting. it's not worth entertaining.
55013673Phone posting so no results
I trained my spechud as end closer predicting lots of golshi and tamamo... but for some reason anons just trained kitasan and bobo, fucking me over
Good inherit for pace?
>>560870980Do not post uncomfortable / disgusted girls while calling me gross or I will masturbate
>>560871425NY Opera and Triumphant Pulse
how come no one talks about having biko for MANTshe's got comparable stats to NTR with a starting speed bonus higher than what fuku gives
>>560871425Kitasan NY Opera McQueen
>>560871303I'd gamble it for 2 bond hits
>>560871087>all those unleveled support cardsGod those days were brutal.
>>560871019racing is for currency (which are stats, sometimes direct or indirect), epithets, and SP. try running ura/unity deck and focus on training if you think you've re-solved a 4-year-old scenario.
>>560871146why would i? it doesnt add to the stats
>>560871482I fucking wish I had Biko FUCK YOU
>>560871337/uma/ rooms are not representative of the lobbies you'll actually get in CM. lobbies for the last CM had me believing I'd be seeing lots of front runners. I rarely ever won lobbies, I ended up getting platinum.
>>560870826
>>560870439URA was CreekUnity was OguriMANT was TamamoGL will be Inari OneBelieve it
>>560870439Uokka. I never think about her.
>>5608713366/9...
>>560871527i said i dont understand the math
>>560870767i t ' s u s a b l e b w o
>>560871482Because when I pointed out that baku/biko was a good banner if you already had Kitasan, I had faggots telling me that I was a complete fucking retard
>>560871597Based. I wish you nothing but the best.
>>560871336>>560871650Only if you make the effort to screenshot the results, crop and blur it too. t. phoneposting lobbymaker
>>560871718you can be correct and a retard simultaneously, retard.
>>560871539why notcount the sp gained for the training too
>>560869905now add in the speed skills, they also affect stamina consumption. Anything below 1000 stamina is going to have a very low spurt rate no matter what, and to be competitive you need 90% spurtI don't know if I'll even be able to hit that statline as f2p
>>560871495i had no choice anyways and failedhow do i train now without a single energy
>>560871482She’s weaker than NTR once NTR is fully activeThe Power Bonus is very impactful, and the extra friendship bonus makes summer rainbow training even strongerThe events give all around good stats, mood, etcThe weakness of NTR is the abysmal Prio, which is why you’d run Biko, and the early stat gain is lower
>>560871482people talk about it all the time.>>560871718They were retarded but it wasn't suggested for most since we had other key meta cards right after
>>560869817>fan runsI've never, ever done a single fan run, just parent runs. Do you get good parents out of them, at least? Or is it just fun to watch the fancount go up?
TopRo value doesn't just come from the stats but from her skill as well. Usable in 4/5 CMs in MANT meanwhile Biko/Bakushin has comparable stats but useless skills. I don't have any of those 3 .
>>560871862>run on zero energy >no debufflol?
>>560871805Next time I'll just doxx
>>560871291succubus
>>560871821I may be a retard but at least I own a MLB Biko
The Curren/ZRR banner is a repeat of Biko/BakushinSoon
>>560871093I try cm rooms mostly to see if Taishin level is high enough to overcome that inevitable taishin moment during cm. With Taishin extra effort during preparation is just required by default.>>560871293Noted, no go kys.
>>560871482NTR is significantly better than Biko. like, it's not even close. anyone that thinks it's close has no idea what they're talking about.
>>560870439URA good ending: BakushinAoharu good ending: SuzukaMANT good ending: Suzuka>all future scenarios: Suzuka
>>560869817>only 80m so farlook at this rookie
>>560871336FRONTGODS FINALLY WON (not posting results tho hehe)
How bad will NTR be in grand live?
frontKEKs...
>>560871747this is why trainers have to marry their trainees
I dont know how make Fuku work in mant. All I get is cute glue
>>560869531I TOLD YOU BRO I TOLD YOU ABOUT END CLOSERS
>>560871482The Biko/Bakushin banner was one of the best to pull on, but retards were blinded by sloptubers going on about Riko/Rice being the meta for Unity Cup and so only the free thinkers, such as myself, pulled for Biko and are now having an extremely comfy time.
>>560871087THE CUTEST EVER
>>560872213Suzuka is for BBC fyi
>>560872350Fuku is the only one what works. Extra 150 stats is jut too helpful early if you have B mile.
Sex with Verxina
>>560871087you lucky dog
>>560872519he's talking about the trainee pigemindbwo...
>>560872350Original Recipe Fuku or Full Armor?
>>560872389I rolled like 40 times on that banner and got 3 Bikos lol
>>560869531kitagwos I'm not seeing great results from these rooms...
the ssr rice shower was a great gaslight.>bwos, TWO gold recoveries on ONE card!?that thing is burning a 60k-90k carat hole in some anon's pocket right now.
>>560872590I am so glad she spooked me it's unreal. I fucking love Curren now. Wish Falco would spook me too, so I could run them together in a CM
>>560872624Impressive. Very nice.
anus
this is my first time running a front in CM after luckshitting a kitasan on free pullshow do yall niggas grind for groundwork and long S THREE timeson MANT no less
>>560872775Cute Anus
>>560872761empty skull energy
>>560872786Groundwork is literally free
>>560872678I burned 30 carats only to get 1LB Riko, didn't even win any CMs during Unity that needed her. I feel scammed.
Huh, you can roll Etsuko's Elated Coverage on the Make Debut in MANT.Wait, isn't this kinda bad?Maybe I just never noticed because of fast forward, but I thought the Make Debut still didnt cost energy to run in MANT.Did Estuko just rob me of 20 energy?
>>560872786Parents with 200+ affinity end up with very high groundwork proc rate, it’s not really an issue anymore
boysex
>>560872829gwo im not borrowing a falco or bakushinim borrowing maya for restlessim going the two recovery route because im a pussy
>>560872761this is giving off serious for (You) energy........
How in the actual fuck are you supposed to get a good kitasan? Front's skills are really important but I genuinely cannot figure out how the fuck to get good skills for a front with the decks I can use.This shit kitasan is gonna get curbstomped but I'm so lost
>>560872620Any version really, but I feel like normal Fuku is better since she got stam/pow growth and her unique seems better
>>560872948>welfare tosen>creekthose are your two, anon.
>>560872918retardbwo...
> have the sickest mant run of my life stats wise> also the worst shop ever
>>560872918>I thought the Make Debut didn't cost energy to run in MANTit do
I lost all motivation after MANT release. I can't get a single good uma with stats, neither speak the right skills
>>560872786you made high affinity gps in unity it became easier with falcon and bourbon. then just do an ace deck for MANT affinityyou can get away without it for the long imo with just ttl if you're lazyStill harder than most styles but you get the pay off of consistent performing umas
>>560873000parents
>>560873000overstammed like a nig, can use those bofa points for something else
The animation of her eating that is so goofy, goblin umas are funny
>>560872786Find highest affinity parent with useful unique with at very least ~5-6 groundwork stars in total, make your own parent with at least 3 stars. Total affinity will be around 190 if you did everything right. With such preparation you will have groundwork spark almost every run. At least in my experience.
>>560873067why tho
>>560872968Because she is extremely for (You)
>>560873072play moar
>>560873000You get your skills from rival luck. Only thing you really have to get from your legacy is ground work and ddppaw if you're into that
>>560872918How do you manage to miss the energy loss for a fucking week
>>560873029All she needs is 4 mile sparks and she can do the standard Mile/Med/Long route
Reminder that we will have some races this weekendNotably, the Flower Cup will include a full sister to Equinox - Exceed!
>>560873158>out of character
>>560864894>Sweepydev even confirmed nobody in mambo was using his bot a while ago.How does he know this?
>>560873278Smart Priere sound cool, he will win.
>>560873158Sex
>>560873364It's outdated by now, doesn't matter
>>560873414WHORE
So do we just need to live with Yeppers in our borrow slot forever now? I want to borrow topro...
>>560873414stupid whore
>>560873278and Hanshin Daishoten will include Admire Terra
>>560873278for me, personally, it's luxe patrol.
>>560873030>agemasen cardokay but what do i drop from 2spd/2stam/2wit for the groundwork card if my uma has no stam growth
>>560873364Sweepy phone home.
>>560873414A cute, innocent young lady.
>>560873252I got the sparks and all, but I just fail at hitting stats line. My cards are good too, guess its on me
>>560873496>Admire TerraBASED. It's a shame his comedy duo with Kawada is done though since Take is riding him now
I'm losing my mind
>>560873035did this run 3 times already this is 4th and never got this crazy wits trainings beforeconstantly 50 40 but always on g1 days….what do i do bros its the oaks…epithets or 50 plus wit
Gyaru (Seiso)
>>560873364You don't want to know what data he collects.
>>560872968ASMR just for (you)
>>560873464>>560873490
Suzukeks, your plans for your Suzuwife this CM?
>>560872761>she sees my dick
I completely forgot Grabble is in its anniversary and missed all the free shit. I don't even play anymore but missing free shit bothers me a lot.
god i wish i were kitasan
>front and paceSLUTS thought they had a chance when the distance reads "Long"
>>560873853Don't worry, it was dogshit anyway. I got teased 3 days in a row for a siero ticket only to get actual useless trash with the scratchers. I had to spend crystals to luck into Apollo. Granblue is shit.
>>560873673skipping oaks is forfeiting a potential +70 (random) stats just from epithets.
Nakayama Festa was made for casual, half drunk sex on the couch in a basement turned man cave with the television screen stuck on the Wii pause menu and the stereo playing 90s rock
>>560873706Gyaru (Seiso) taking me into an abandoned classrom
>>560873981when is uma going to enter the "we are literally selling you softcore porn" phase
Got NTR from the free pull.What now? Card seems very mid.
>>560874175neverthat's what makes it so good
>>560873072You will adjust. Learning MANT takes some time. Just don't forget to give up the run if your first summer ends with none of your stats above 500, or 550 spd specifically.
>>560874175You have to wait for the game to start dying. As things go this usually happens when the game is starting to die. So probably not for a long while.
>>560874229Taisex
Can someone explain how to MANT in detail with a shit deck? When do I train? What do I do when good training on a g2? I don't know what the fuck an epithet is. I don't know what my plan of attach is
>>560872948Youre right to stick with Maya if you can. Having Restless instead of BoFA will be good for your winrate, and Jordan can Agemasen, while Top Gun can not. Besides, having a power or stam card in your deck for Long isnt ideal anyway. You get GW from sparks. We are at first anniversary, surely you have a good GW legacy by now right? If not then at least borrow one. There are a lot of strong GW Seiun Sky's you can borrow, get one with Long sparks. Angling isn't that strong for this CM but Sky has good compatibility with KSB.At the end of the day though, it does mean that you have to spark GW, Long S, and have Creek AND Mayano complete their chain events all in the same run. Personally I don't think I'm gonna bother with getting Long S for this CM.
>CM in a week>No CM lobbies
>>560874313I don't recognize this Mejiro
>>560873029her original unique is literally useless though it might as well not exist...
>>560871303>zero good luck and drink AGAINAAAAAAAYEEEEEE I AM GONNA FREAAAAAKWHAT IS THIS SHIT SICK RUN RUINED BY LACK OF ENERGY
do u clock parent runs
been putting off training for CM, if I borrow MLB supercreek and use a 20% stam growth uma do I want to add another stamina card? I just dont have a 10% race bonus stamina card
>>560874539Not anymore
>>560874373F2Poors and lucklets are waiting for their ticket to MLB FM and finally make aces.
>>560872968She camps outside your apartment btw
>>560874429Her other unique seems just as useless with worse growths
>>560874485I wish I knew people who liked Uma in real life so I can just buy the box and give out Urara, Ace, Chrono and Shion
>>560874539ya
stop botting
>>560871987>Do you get good parents out of them, at leastNot really. I guess they would have high affinity but bad sparks.>Or is it just fun to watch the fancount go up?The dirt and sprint CMs didn't interest me and I wanted my Waifu Expert title.
You will play the game until morale improves.
>>560874373i'm hitting MLB NTR in the free-rolls.
>>560874532>missed 125 wit because the shop decided to give me zero drinks i hate this game so much :(
>>560874313Golshi sin el casco autista esta a otro nivel
where the FUCK is the kale juice
>>560874773skill-issue.
This combo is silly, especially with the colors, Verxina.
>>560874863Who the fuck needs kale juice when I got 7 charms.
>>560872350I don't know if it's because I have full MLB Natie or something, I think my Fukus are ending up pretty ok
>>560874539I have an addiction to using clocks. I get pissed off when I lose and hitting the retry button feels like im hitting a crack pipethis game is doing things to me
I got another fucking Zenno Rob Roy instead of Narita
>>560874636FA Fuku's unique is actually pretty strong if you're in a CM where you know end closers exist. It's gauranteed to activate and dumps a ton of velocity on you right when you need it.
>>560874745Start bottingWe keep losing ranks
>>560874997dotoposter is addicted to clock, huh....
>>560875065no wre mai tain8ng it's fine
>>560874947
>>560875030>FA Fuku's unique is actually pretty stronginsane copium
>>560874794Umatecito?
WHICH UMA MUSUME IS MY CHILDHOOD FREN
>>560874313I'm a big fan of Mejiro Gold
i'm just gonna bring 3 debuffers to CM and make everyone miserable
>>560875180
test
I was going to roll for Dia but I remembered she's half South American so now I'm not so confident.
>>560875273It worked
do you just keep going if you run out of clocks or would you just give up if you lose after that
>>560874984I got my own mlb nattie as well, but I dont really get the scenario even after a dozen runs. It feels so shit to train umas.
Crush Sirius Symboli with a rock, this dyke isn't out yet but I already want to roundhouse kick her
>>560875180HOW CAN YOU FORGET YOUR CHILDHOOD FRIENDSHE GREW UP WITH YOU
Curren raped me
listen golshi, i have a delicate job for you. i dont know anyone else who could do it better than you. youre a good racer and you have experience. well, to make it simple, tomorrow all the best umas are gonna race at the city track and i bet on one kid whos been a favourite up until now. i helped her along in her career a little. i like upcoming talents and i said to myself that i could make back on that little investment you understand... and then teio starts saying that some european has come over and she is certain to win. teio knows euros shes real good with them, but otherwise shes a complete moron. what she coudnt have told me BEFORE i bet on the kid? but still, what the hell is a girl, god knows from where, doing here, these are japanese races! me and the council here were thinking about what to do, becouse alot of our girls have bet the same as me and they certaintly woudnt be happy if they lost their dough. and how would that make me look? like an old idiot, golshi! i cant let that happen.
>>560874539Only in spring tenno sho when I have stam and recoveries because I need the sashes
>>560875450
>>560875350It didn't, I'm not McQueen
>>560874539Only on G1s.
>>560875268>>560875441>>560875458I FORGOT MY CHILDHOOD FREN
i think getting beat up by curren would be really hot
>>560875631YWNBMQ
>>560874978You can only ave 5 at a time
McQueen loves cream pies
>>560875841AAAAAAAAAAAAAAAAAAAAA
After Ayabe Guts, is there any SR card to look out for or should I just blow my crystals in some stuff, if I dont roll for it on these free rolls
Curren gave me aids...
>>560875963what a fatass
>>560875954I completed a run this morning where I kept getting charms every time the shop refreshed. I used nothing but charms for the 3rd year summer event. Bought MORE and used them on every off day. AND all I had to show for it was an S+
umanko
>>560862424Four yo---Oh wait, >>560863321 already did the joke, and far funnier
>>560876005You are McQueen in my heart... and when I put on a blindfold
>>560876402HEAVY
>>560875172>argentinian uma>dresses in brazil colors
She's so close..I just have to wait 7 more days...7 long long days..
>>560875963Anon said it so it must be true! Let it now be known, and forevermore, that McQueen is a slut!
Are we watching the uma coded show "Steel Ball Run"
>>560862212wtf I need trainer x heilos porn right now
mejiroslop
mejiropyoi
It would be nice if oguri cap didnt have a mood down every other turn
Gomenasorry, danchode-sama... But sadly I'm stranded at a silly beach, so I can't do any high effort runs today...
>>560876667i read the manga I'll be watching clips on youtube davidpro has been kinda shitting the bed lately
>>560876826Feed her then, idiot
>>560876017you can check out:https://docs.google.com/spreadsheets/d/100t3hnYl5Qm2UR8RtPlH-8Xd9KQbBlxEdXUOIR4d394/copy?gid=607505096#gid=607505096for an idea as to what SRs are noteworthy (timeline tab). the one that i recall is SR pasa speed and SR seiun wit, i think.
>>560876763finally, someone who gets it
>>560876895the shop is all out of cupcakes alreadyI get something like 5 mood downs with her every run, and its not because of too much racing, its insane
>>560876941Disgusting
I want to wash Stego's hair again and brush her tail.
EXPLAIN NTR SUPPORT CARD!
Ryan is a dude
>>560877135She cheats on you
SNIFFFF
>>560877253sexsexignoreMEGA SEX and marrykinda ignoresex
>>560876561People drink mate/chimarrao a lot in the Brazilian South, bet there's some sort of fucked up Spanish/Portuguese dialect there as well
>Pisces CM>1/18What is this mental illness?
>>560877264Post Bakushin15
>>560877253sexsexsexkillsexsex
>>560876667Gotta enjoy it while it lasts who knows when we'll get the second half of the story
Small jighttps://jiggie.fun/CQ36QFhttps://jiggie.fun/CQ36QF
>>560876667It was so good.
>>560877253i need hag sex and i need it now.uma musume.
>>560877361>kinda ignorefine, more milk for me.
>>560877435
Umazing
That faggot with that retarded list saying Tamamo and Gold Ship are "RIP" in MANT went quiet real quick.
>>560877665killbeheadimpaleincinerateglueexplode
>>560877253Weird looking 17 year olds
>>560868205I should do a McQueen run...
>>560877665gorillagorillagorillagorillagorillagorilla
>>560877621I just don't care for her gimmick, so go ahead creek avatar spam fag, enjoy your fill.>>560877665pppppppure sex appeal and gentleness
>>560877679BUHI BUHI BUHI
which umas are good/decent picks for this CM?
>>560877919Oguri Cap
>>560877135good in MANT, useful for the highest rolls, but not necessary to compete>>560877198out of 10! seen better looking dudes in public honestly
I'm sorry, my soulful opponents... You won my heart at least
>>560877679>only double navigation early-gamereport back if the "just pace up" was a gaslight or not.
FUNNY HAT
Kitasan has a big head
Man the run was so promising until it turned to total shit...
>>560877253Gentildonna does not belong here
>>560878121It's normal...
>>560877135unironically the best speed card currently available for TB. there are only two drawbacks:>-energy on chain eventsBUT it gives a lot of stats>gold skill is fucking firm conditionsit just isn't all that important but usable and people are generally swimming in SP.
>>560877665PaizuriThighjobHandjobBlowjobProne BoneMissionary
>>560878121I noticed this toolike, out of the way Biwa, only room enough in this hallway for one of you lmao
>>560877253sexsexsexsexsexsex and marry
>>560878059No idea what you mean but they ended up fifth
>>560878173Gonna spurt on Ardan's chest
>>560878282How cope will it be to use it for grand live?
>>560877385https://en.wikipedia.org/wiki/Uruguayan_Portuguesehttps://en.wikipedia.org/wiki/Hunsrik
She's just like me FR FR.
i think gentildonna is a gorilla amazonian woman
I enjoyed the story event this time, and anons were right NTR really is bland
negga ss is impossible i did every possible turn a racemissed out on 120 wit but that would onlz make it an s+Ss IS impossible
>>560878546you may as well delete NTR from your card-list once GL releases.
When does Jungle Pocket hit Global?
>>560878667buhitard can't even reach f2poor score...
>>560878667>3 wit>907how did you manage this, anon?>>560878726https://uma.moe/timelinecard: dec9OG: aug2
>>560878546She needs fans and in grand live you wanna run 0 optional races
>>560876864Off to the mines I go, eat my dick Danchode and /uma/.
>>560878887>how did you manage this, anon?ntait just happens
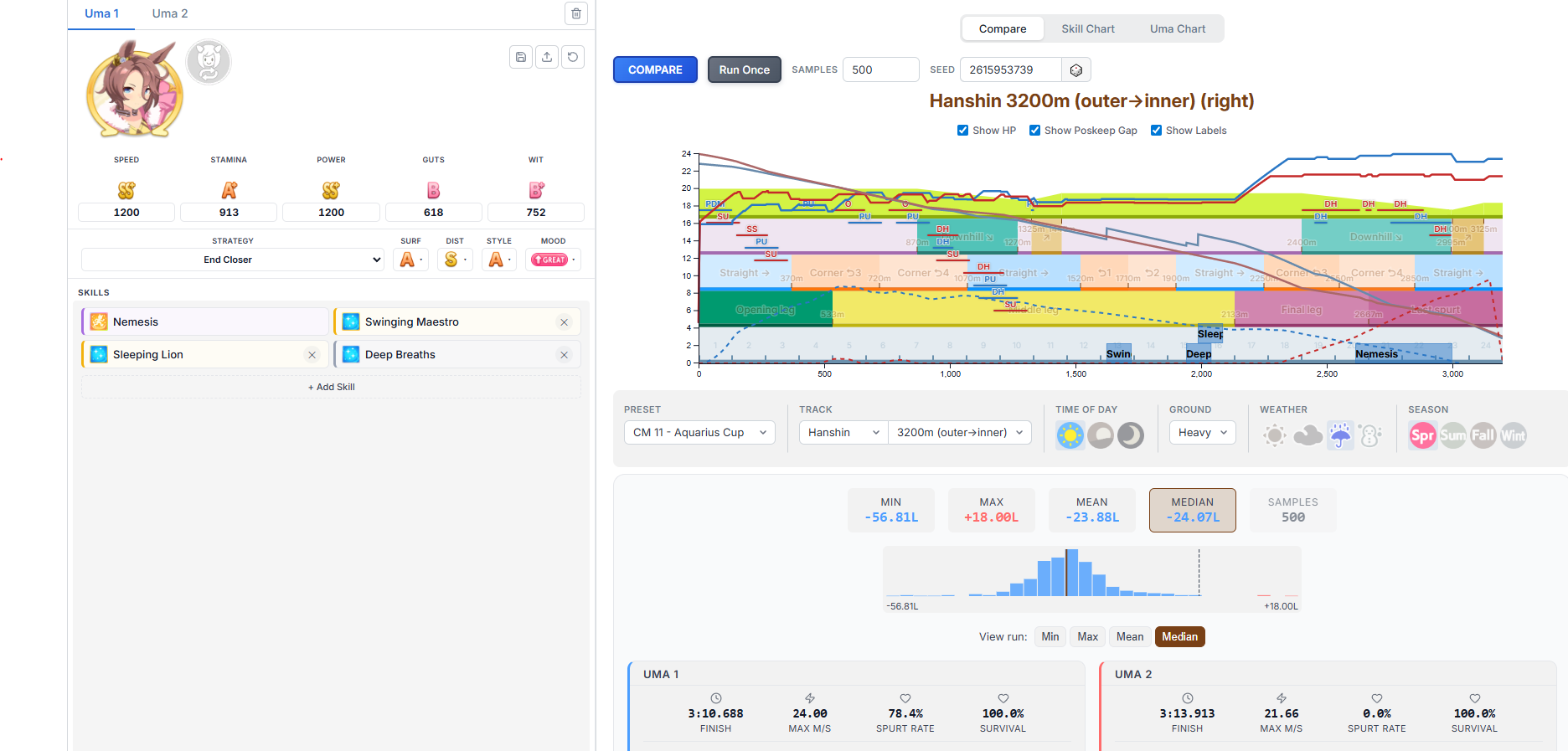
Who is the better End Closer to train for Pisces Cup between Taishin and Golshi? I already have Tama built and want a secondGolshi's got better growth rates but has to rely on sparks or random chance to get Straightaway Spurt while Taishin has to waste more sparks on Mile and is generally harder to max out but has bigger payoff when she does thanks to Encroaching ShadowLast uma will be either VBourbon or XOguri if that impacts the decision
>>560878887see>>560874773>>560874532>>560878884disnt pay a single penny to chinks
Let me guess, you need more?
>>560878887>how did you manage this, anon?ntai cant cap wit with three cards either
TAZUNAAAAAAAAA TASUKETEEEEEEEEEEEEEEEEEEEEEEE
>>560879085This is unironically my average run. 35-40 races are pure aids and for hyper mega try hards that love pain, I run a casual and kinda fun 25-30 schedule.
>>560879085Report back and tell us how it goes
>>560879202I still run 30+ races. It's just that now I no longer give a shit about G3 and G3 epithets.
>>560879162>torena-san, today is a risky day
>>560878667>Can't cap speed on a 20% speed growth Vodka
>>560879037that would depend upon the quality of your legacies, anon. both require effort to build but, as you have acknowledged, taishin requires more investment but returns more.>>560879085you may as well include the min-maxed epithet route. if you deviate then you deviate which changes nothing but not having it saved only hurts you.
Why did she never get another skin?
Do we know what the cutoff for the free SSR selector will be? Is it going to be at the New Years banner like the paid one?
>>560879037Can you get daring strike? Taishin. Can't? Gold ship
>>560879162>>560879426the only jinx this autist can't break is "small dicks can't make a girl cum" which is not jinx, but fact
>>560879380That works too, didn't think about that. I just run whatever G1s my current uma can support, then use whatever G2/G3 rival race there is whenever I need points to buy shit.
:D
>>560879534Who the fuck is this?
>>560879643link to 4k mod?
>>560879643Cute!>>560879698>1080p screenshot
>>5608795947 inches is enough, don't let the porn rot your brain
I hope the faggots gaslighting that MANT is the f2p scenario for months will live in a black area for the rest of their life
>>560879534sex with this generic umamusume
>>560879534this is a mcdonalds cashier.
>>560872786skip groundwork and catch up on midrace
>>560879534she is boring
>>560879808it is for f2p luckmaxxers
>>560879756retard
>>560873364>he really thought they removed the IP trackerOH NO NONO
>>560879594i'm only 6.5 and i've been able to make them cum from penetration (once).
So if you wanna do a Haru Urara run you need a gazillion Turf sparks and one sprint spark, sucks
>>560879986isn't 4 the average?
>>560880049anon...
>ntr and marvey still use the generic idol outfits as their racewear when they spawn as your rival in manti'm guessing they still didn'f fibalize their outfits at this point back in jp?
>>560879935how does them knowing where i pee helps doxing a club
>>560879921tranny
>>560880028She's the joke character, of course it sucks. That said I heard her NY alt was okay
whats their relationship
>>560880123they know you play Uma in the bathroom
>>560879534She is quite literally the lamest horse in the game next to Vodka>>560879921
>>560880115>named after a bargain beer brandwhat did her tor-ray-nuh/ow-nuh mean by this?
>>560880134>retorts exactly like a retardkek
_________ is the best /uma/ club
>>560879792s-surely even a little smaller than that is still workable?
>>560879594>make a girl cumIt's not only that, having a dick means feeling the power of huge, firm rod heating up.Can't imagine small dicks feeling that.
>>560880086what...
>>560880105Japanese are lazy jews, they could've added their outfits for the global server since now they have the data, but why fucking bother when throwing the code is just easier
>>560879594not a problem
NOOOOOOOO I FAILED YOU, SPE-SAMA!!!I am such a dumb retard for not unlocking your star before the run... Why am I hoarding the statues?? YURUSHITEEEE
>>560880134we dont type out our gender here like thatyou can go back and do that on ledit
>>560880197Someone's going to post that comic
>>560880115
>>5608803655 AM in Indonesia
>>560880049if you're from phillippines
Who is your favorite yuri pair?
>>560880279umagg
>>560880197golden gen membersone is a 2 g1 chad, while the other is a sprint shitter
smaller is better because I can't take big ones...
>>560879534japs hated the fantasy event because it was a VR adventure so it didn't have any keibafagging, which is funny because grandmasters has a similar premise, you use a VR machine built by the Satono foundation to talk to digital versions of the three goddesses but no one complained about that
>>560880454Me x My Trainee
>>560880223kysshe is not great but taishit, ardan, biwa and the literally who jp umas exist
>>560880480>I can't take big ones...Do your Guts training retard
>>560880608that's gay
>>560880321i unironically wanted to fuck a horse for a while few years ago and made plans on how to do itnever got the chance at the end
>>560880454laurelfags are gonna have their dreams broken when they find out she's briansexual
>>560880512not a single "transported into a game world" episode/arc/whatever has been good, once, in the history of anime-adjacent media, possible everit can work (rarely) if it's the premise of a franchise, but that's different
>>560880765>/uma/
>>560879986skill issue
>>560879594https://litter.catbox.moe/5l5e7cx7bcgvgbng.mp4
>>560880727
>>560879162>>560879426My rights as a trainer?
>>560880921lmao
>>560880858this one is safe
>>560880765
>>560880921>he thinks he has rights
>>560880921>trainer>rights
>>560880921wwwwwww
>>560880454Honestly I am fine with Ayabe taking Topro sometimes
>>560881012post the webm faggot
>>560880858I told you guys it was enough
There's a reason why there's so much lolicons and womanlet lovers on 4chan, you know.
>>560880765ryanfags...
>>560881158succesful foals status?
>>560880858is this one uma pornand by uma i mean horse
>>560881286why
>>560881158this image makes tamamo look extra-midge.
Would I still cap Speed if I hit Guts here?
>>560880810we love SAO here tho
>>560881359nyo
>>560881397nigger, no
>>560881397You'll reach 1188 assuming you have +15 after
>>560880765zased
>>560878585That explains why my great grandparents only spoke German. I wonder which side of that funny war they were on, now...
>>560881397you'd be just short
>>560881368We just don't know.Surely they just like the petite frames, is all.
>>560881468do you have adhdthey have meds for that these days you know
Do i need to run both Takarazuka Kinens?
>>560881127Happy now faggot?
>>560879534Globalards will save her. I have to believe. She had so many well made and nice birthday posts.
>>560881468zoom zoom
>>560880858So a short penis is actually optimal?? Fuck my 15cm dick...
>>560880869Based
>>560881495>>560881514>>560881553Thank you.
>>560880858How will this information help me fuck horses
>>560881596depends. first takarazuka is only for the classic year epithet, which you can skip if you're sure you can win both japan cup and arima kinen. but, runs can be funky if you don't have your speed in B range after summer, so it's still your call if you want to risk it
>Get 2 carrot sets + mirror in the shop>Instabuy both>Use mirror>Click the carrots to use them>Everyone was already orange
>>560880765you forgot your teio image
>>560881695I fucking hate Rudolf and her stupid fucking face. She looks so fucking stupid, I bet she'd look better if I kissed her. Fucking retarded piece of shit
>>560881693
post loli umas
>>560880197King Pervert! King Pervert!
>>560881870Retardgwo...
>>560881645SAO is zoomer shit now? no one remember .hack if you are a fan of that unc
>>560881870what lesson did we learn, ticket?
>>560881645SAO is a boomer franchise now, bwo...
>stop watching the thread for an hour>it's shit all of a suddenwhat the fuck happened?
>>560881942>SAO is zoomer shit now?
How much stamina + guts do endclosers need for Pisces? How many golds?Gaslights are welcome to answer too
>>560881870the carrot shows them what their bar would be afterwards so some might have been green?
why is no one running her for cm?
>>560881901
Umallo
Jiggie please...
>>560882058Comparing our dicks
>>560882119can't see her
>>560880765A stallion or a mare, teiobro?
>>560881929it'd be funny is kingu had any event where she was in heat for her torena
>>560880869>>560881693>>560881901>>560882124is it bad if i got a chubbie
>>560879162>>560879426
>>560882036As tedious as it is check everything before buying from the shop.>>560882092Nope. I looked at the trainings afterwards and everyone was already orange.
>>560881905Ok. Now what?>>560882058The local monkey woke up and wants attention, same as any other day.
>>560882119mystery umas...
>>560882119I am
>>560882119>>560882171baka tableti selected the pic…
If you post those in the /v/ thread. You will get the replies you are looking for.
>>560882217Transmac stay gold is hot
secret tactic here /uma/, the secret for Ryan parent runs is to run her as end
>>560882119i've forgotten.... who exactly?
>ereUHHHHHHH OPERABROS????CARE TO EXPLAIN HOW YOUR OVERLORD HAS JUST COMMITTED A GRAMMAR MISTAKE ON HER SPEECH?
>>560881608>>560881012I want Ai-chan to look at me like that
>>560880028Thing is, I have Smart Falcon and Condor for Dirt TT, Oguri is going somewhere else, so all I have left is her
>>560882058I'd rather see him do this than post avatarfag with NTR
is MLB this better than a 2LB Fine Motion wit?
>>560881468I respect that SAO is so shameless and that the normalfag author got otaku to religiously watch his slop despite almost never touching games.
>fr*nt
>>560882338how much wit do you need to tank that F style aptitude?
>>560882338this could actually work...
i can fix her
>>560882328
>>560882480i might have cheated by using end savvy
>>560877621Got room for one more, Anon?
>>560882073>sao was almost 15 years ago
>Have female friend for a long time now>We talk about vidya, anime and other nerd shit>Talking about our favorite umamusume>"My favorite is Ayabe and...">Doesn't tell why, starts giggling for no reason>I ask what's so funny why is she laughing>"Hihihehe is nothing anon, I was just thinking how similar you are to Ayabe hehehihi">Keeps giggling for no reason>"You are so totally Ayabe">Yeah okI don't get it
>>560882468It isn't even better than 1LB Fine. It sucks big time.
>>560882235
>>560882073>>560882619SAO is ancient history now. And .hack is from the prehistoric dinosaur era maybe even before life existed. How does this make us feel?
>>560882580Sure, we're a big family.
>>560882681You posted about this before
>>560882681she thinks you're a loner, anon
>>560882681She wants to fuck you retard
>>560882468No
>>560882619The Wii and PS3 are almost 20 years old
>>560882075>1100stam+500guts with ONE gold>end closer>normal mood65% spurt rate. add a white recovery and you're at 90%.still at ONE gold but a mere 100 more stamina gives you 97%.the minimums if you care about being competitive should be:>1100stam+1+1>1200+1+0if you want to be hyper-consistent within an individual unit then you buy two golds.anyone that tells you that you're fine with less is an oguri capper.
>>560882760it's Log Horizon for me
>>560882681how many more times will you post this
I didn't come here to be reminded that I'm old
>>560882825I just realized I never watched the anime again after they removed the DATABASE song..
>>560882681be honest with /uma/, anon, does she even exist?
I'm sure the real Stay Gold would call you weird and go on adventures before laughing at you
>>560882793Okay that's helpful, what about 924 stam 619 guts + 2 golds +40 stam from a greenThese numbers are made up of course, I am not coping here
>>560882760So what's the zoomer equivalent? Frieren? That isn't vidya though...
bruh
>>560882698>>560882775A shame. I do have a bunch of 4 stars, I guess I just need to look into if any are passable.
>>560882825DATABASE DATABASE
>>560882791>The Wii and PS3 are almost 20 years oldSo am, I what's your point?
>>560882945solo levelling probably
>>560882981Press it.
>>560882075Depends on your wit. High wit can get away with 1100+1. Average wit needs more
>>560882981>90%LETS GO GAMBLING
>>560882937She wouldn't. As a traveler she'd think it's interesting to see a different culture. It's just really stupid to use her for this because, even if she knows of Stay Gold, she doesn't want to be him. Like that is a major part of her story.
>>560882939https://kachi-dev.github.io/uma-tools/umalator-global/your taishin is ass
>>560882981Your lucky charms?
>>560882981Bro your charms? Your Vitas?
>>560882825Based>you now remember Log Horizon's writer got convicted for tax evasion or something
>>560882681
Laurel LOVE
>>560882981bro, you're items? you're talismans and juices?
>>560883026not anime
>>560882981Do not.
bwos how do I stay gold?
>>560882981>9 items>nothing helps you trainanon... what have you been buying?
>>560882825DATABASE DATABASEJUST LIVING IN THE DATABASEWOW WOW
>>560882945solo leveling or rezero, both slop btw
>>560883007Use Marvelous wit, Agnes Tachyon is also good if you can MLB her
>>560883234I gotta have a good meal
TS Climax? More like ts is so ass
>>560883224Chop off your tits
>>560882825Log Horizon is my jam to this day. Don't care if it's preserved fossil tier.>>560882945The birdman one? I'm not sure I don't remember which ones are MMO adjacent anymore. >>560883026Oh that one probably.
>>560883224Go travel.
>>560882825based. i'm an accel world fag, but still, based
>>560883280Thanks, is Marvelous the call mostly for the race bonus?
>>560883026>>560883279Slop Leveling has the be the perfected accumulation of power fantasy slop, even SAO had actual characters outside of the MC but this gook slop has no real character personality for anyone ever
>>560882760I'm only reminded of good times before my best friend trooned out and became a demon furry>>560883365>The birdman one?Shangri-la Frontier, not Shangri-la
at what point does guts have diminishing returns?From what I learned long ago, guts is = to stam up to a certain point depending on the length of the track, after that threshold its worth less than staminaso is 1050 stam and 550 guts = to around 1100 stam?
>NTR +25 SPD spook
>>560883520uh, ackshually he has a personality, it's called>le aura
>>560882981Even if you have a charm, I'd advise against it.Missing out on building friendship gauge with Fuku and Windy is annoying but its not a big deal. Cafe needs to get spd early so she dosnt crash out in all those mile races. Cafe doesn't need to worry about getting stam, she will get it eventually.
>>560883564Why did you remove your Fenomeno
can the rng hurry up and start fucking me over during first summer so I only waste 20 minutes instead of 50
>>560881003>>560881032>>560881047>>560881101AIIIEEE
>>560883520>no real character personalityfalse. if the character is female then it wants to be impregnated by MC. some of them require more than one scene to get there.
>>560883564I thought diminishing returns were around 450
>>560881942i saw the hack where they were all lolis and had avatars of the original characters
>>560883619you can always just skip races and do recreation until december
>>560883660that was pre-rebalanceguts is speed 2 now
>>560882760Makes me feel like I want to have sex with Maruzensky
>>560883329Guts reduces your HP consumption during final spurt mode400 guts is 1.408x 600 guts is 1.333x 800 guts is 1.289x1000 guts is 1.258xIt also raises your speed floor once you gas out but I'm too lazy to check by how much
Wish me luckplease
>>560882681>the female friend in question
>>560883724nta, but they removed its stamina properties?i thought speed 2 was only an added bonus alongside that
>>560883520you are wrong, Fortnite had a collab with it and it has the solo leveling guy, solo leveling girl, and solo leveling guy in armor. they are different characters
>>560883717nah I'm just killing the run, FUCK YOU DANCHODE
>>560883871Fortnite Uma collab when?
>>560883864Good luck>>560883865Succubus
>>560883865so his friend is a whore. oof.
>>560883325I'm loving the fresh content desu, it's great to have a new mode where your priorities are completely different, the mechanics are very different, and it switches up the story so you can use the retards that have shitty campaign scenarios and they're no longer gimped with forced negative statuses or forced races they shouldn't do. Longer runs feels like an upside rather than a downside for me because it means my TP goes much further on days where I want to play a lot.If you're only in the game because you like minmaxing the PVP stuff I can see why longer runs would piss you off, but I feel like if you're not playing because you enjoy the roguelike-ish runs then you're basically just stuck in a skinner box.
>>560883864why are her feet so big?
next bread will be butter.
*gives you 20 energy and 10 stats*
>>560883865curren is so cute it's insane.
>>560883865why is currens race outfit look like clown outfit
>>560882760Thank God the uma sphere is full of geezers like myself. However my 30's are a lot better than my 20's. Now I can act like a fangirl over IRL horses too without being cringe or umas as they overlap each other.>>560882681You have really large ears anon, she just doesn't want to tell you this.
>>560883864slut
>>560883864Good luck
>>560883864you got this, jordanfag
>>560884061Just roll her alt outfit bro.
>>560884021>roguelikename five likeness between MANT and RogueI'll wait
>>560883601>>560883648My god that's revolutionary. It might be the best anime in all of existence! The fact that an oguri cap is necessary or it might actually be viewed as a real opinion is highly depressing
SR Sweep has a slightly higher rating than SSR? Are some of you seriously still using the SR even after getting the SSR MLB'd?
>>560884159i would subscribe to her umafans.
>>560884037I've heard girls with long feet and toes and give better footjobs
>>560883438It has always been a good card for F2Ps since the game came out, very well-rounded, I'm using these SRs mainly, Sweep Tosho or King Halo SR are also good (I won't show you the welfare SSRs I'm using since I assume you started to play not long ago and don't have any)
>>560884218Holy shit, someone still uses the gaslight tierlist, based.
>>560884045I can't wait till the yada creature comes out
>>560883865Curren loves Ayabe so that is a good thing for anon.
>>560884176grandpa, how did you figure out how to use a modern computer? do you think I'm complimenting you when I tell you that you're gay? It don't mean happy no more, words change over time.
https://gofile.io/d/YijhCM
>>560882073>new condition: Zoomer
>>560883612my bad>>560883660yeah I wasnt sure, it could be 450. I was actually trying to respond to an anon that recommended 500 guts but im being a clutz at posting today>>560883812I guess, I dont know the full mechanics, I dont really know what to make of those numbers in a more practical sense. I was told very unga bunga to treat guts as it being practically equal to stam up to a certain point. Are those numbers specifically for long tracks or just overall how guts work? im sorry my brain is 2 small for this
>>560883864>>560883865Ugly umas
>>5608842181) I didn't roll for the SSR2) I barely train end closers (and the only one I bother using is Tama)3) I have better things to borrow
>>560884292I'm checking to see what other people think basically. Is there a tierlist /uma/ uses, or do you just cope that it's impossible to say
Umamusume is a beat 'em up game
>>560884218>Coal City card>that high Fucking disgusting
>>560884406In general and not specific to long tracks, you want around 500 guts. More is nice but it's not going to break your run.
>>560884514Yeah I beat up my dick
>>560884406A fenomeno for ants
/uma/ will never understand hype moments and aura.
>>560884270footjobs are essentially 60% visual stimuli, 20% tactile sensation, 10% novelty, and 10% auditory stimuli (assuming the jobber is dirty-talking, like they should). if the jobber has talons for toes and flippers for feet then it impacts the most important factor to a good footjob.
>>560884609But we watch Cinderella Gray
>>560884609imagine an Asura's Wrath style uma game
>>560882769>>560882934>>560882836I don't think she exists but it's the feeling, the idea that counts. That is real.
>>560884609Good
>>560884290thanks, I'll try these out because I do have some of them already MLB.
ALL HAIL THE GOD OF F2P
>>560884609beginning of a new era has been out for close to two years bro
>>560884742>rainbows>+8 stamina, +19 power
>>560884368whatever they decided to cover the skin with looks like ass
>>560884742was this an event card I missed? they accidentally put out a good one?
>>560884914it's good for mant
>>560884742>gives you 15 RB and does nothing for the entire run
I suddenly want to fuck Dober in her bloomers
>>560884727The Haru Urara SSR guts from the Friend Points shop is also good if MLB'd, or so they say, I''ve never liked guts cards or am a fan of the guts button, anyways, it's free and the best guts card in a long time
>>560884914to be honest its not that great if you have a decent deck. She might be okay if you need to plug a hole in your deck if it hits 35% race bonus with 5 cards, but her wit card is better in general. She does have Fast and Furious which no one ever mentions for some reason so she might be okay on late surgers
>>560884609A horsegirl gacha spinoff anime is better than anything what came out in years.
>>560885074Every male with blood in their veins has said this.
>>560885150>>560885150>>560885150
>>560884914>Was this an event card I missed?Yeah.>They accidentally put out a good one?Not really, shes just a cope card for people who can't get 50RB. Same with how Speed Jordan is a cope card for people who can't get gold recoveries.The only event card that I'd say is actually good is Bourbon Wit, but only for Fronts.
>>560885160fucking retard we still have 100 image slots
>>560875162how? look at the numbers. it gives you more velocity than goldship's unique and is only a second shorter.
>>560885268velocity is a ramping effect which means the duration is critical. you have to ramp up and then when it ends you immediately ramp down unless you're already at the final stretch and can go to full speed
>>560884835>>560885054>15% RB>+35 stamina +35 power>you cap power with inheritance sparks and speed training as you should>you now have enough stamina to not lose races early on and play greedy
>>560884296is there any, uh, alternate versions of this image?
>>560885257Post porn
>>560884061Tasteless
>>560874794In english josé
>>560882058>sudden yuri posts>tranny posts>literally reposting xitter drama>At the same time shift where /@/ NTR poster got called outIt's the same retard baiting
RNG deciding to joke around
>>560883545I assume its not just crossdressing then. Well it could be worse->and became a demon furryNevermind, of course. There's no redemption. I'm very sorry for your loss. And I don't even mean that jokingly but seriously. Hopefully you've made new friends since.>>560883545Yerp thats the one. Even has a collab in a game called Blue Protocol now. Other than that I'm not sure, MMO anime is not popular anymore huh. Game settings are just half baked or even barely baked after thoughts now.
>>560868595why did you put no stopping me on your taishin but absolutely nothing on tama
>>560868595All 3 of them have delayed spurt on hakuraku