Using the prompt shared by anons for flux1.dev:
holographic hovers over, fluorescence, warm colors, hatsune miku illusion anime girl made of glitch effect displayed emerges into the real world. data equipment, dials, io panel, few wires. transparent in a thin translucent diy, vintage computing. interactivity.
Requested to load Flux2
loaded partially; 27605.69 MB usable, 27585.02 MB loaded, 6228.00 MB offloaded, lowvram patches: 0
100%|| 20/20 [00:35<00:00, 1.77s/it]
Requested to load AutoencoderKL
loaded partially: 24588.00 MB loaded, lowvram patches: 0
loaded partially; 152.58 MB usable, 152.58 MB loaded, 7.73 MB offloaded, lowvram patches: 0
Prompt executed in 65.57 seconds
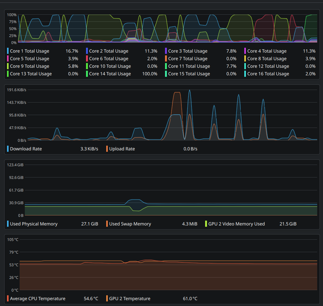
[MultiGPU_Memory_Monitor] CPU usage (90.0%) exceeds threshold (85.0%)
[MultiGPU_Memory_Management] Triggering PromptExecutor cache reset. Reason: cpu_threshold_exceeded