Previous: >>561795083>Global Game NewsLink your account to Cygames iDMain Story Act 1, Finale Part 1 now AvailableCurrent Scenario: Make A New Track aka "Trackblazer"Current Rate Up Trainee: Satono Diamond (3*), Mejiro Bright (3*)Current Rate Up Support Cards: SSR Zenno Rob Roy (Speed), SSR Curren Chan (Wit), SSR Marvelous Sunday (Guts), SR Curren Chan (Speed)Current CM: Pisces Cup - Hanshin Turf 3200mhttps://umamusume.com/news/632/03/02 - 04/14 - Halved TP Cost & 2x Career Mode Rewards03/12 - 04/15 - Paid 3* & SSR Selector available in Carats Shop03/12 - 03/24 - Free Daily 10-Scout03/12 - Flying Run-Up! Story Event03/22 - Satono Diamond (3*), Curren Chan (SSR), Marvelous Sunday (SSR)03/23 - First Anniversary Part 303/23 - Agnes Tachyon, Narita Taishin, Narita Brian legends races03/26 - First Anniversary Part 403/26 - Mejiro Bright (3*), Curren Chan (SSR), Zenno Rob Roy (SSR)03/26 - 04/05 - Pisces Cup - Long/Right/Spring/Heavy/3200https://pages.snep.pw/uma/anni-skill-changes/>JP Game NewsCurrent Rate Up: Victoire Pisa (3*), AI-Chan (3*), SSR Yanko, SSR CasinoNew Scenario "Beyond Dreams" releasedTimeline: https://uma.moe/timelineCygames Webstore: https://webstore.cygames.com/en/umamusume_en/>Thread Clubshttps://rentry.co/umaglobalclublistYou must be E3 (20k points) to join a circle. Apply with /uma/ or /vg/ in your profile or post ID in the thread.>All Guides & Resourceshttps://rentry.org/uma26Game databasehttps://gametora.com/umamusume (Click the gear to switch between JP / global server info)A basic guide for newfagshttps://rentry.org/umaglobalFind networks if your region is blocked from the game or clienthttps://www.umavpn.top/Seiyuu & Concertshttps://rentry.org/umstUmamusume Birthday Calendarhttps://ウマ娘.攻略.tools/events/birthdayUma Texthttps://umareader.idsmile.xyz/Custom Stickershttps://schizo.farm/resources/stickers
when people say "fr" do they mean "front runner" or "for real"
This thread will be better
You guys should read Muv Luv
INTERRACIAL SEX WITH CURREN CHAN
I still have to do Kicking Up Dust mission for 500 carats
I don't wanna do actual parent runs but if I don't I'll never get a good Parent Maru or Taiki
>>561815467I mean considering she is japanese and most anons here arent i guess you might be correct?
>>561815467interspecies*
Last thread convinced me, I will start today.
Digitan LOVE
Why is Dotoposter always so meanYou'll just get raped in the Finals too anyway
This thread will have Sakura Chiyono O.
>>561815425Explain yourself
>>561815378Stego is probably one of those girls who doesn't even bother wearing a top to the beach because she's so flat and doesn't even care.
>>561815498what does bobo mean? it means monkey, right?
Moshi moshi?
Takamatsunomiya Kinen tonight
Heyy
7 and that anon will have sex on his 3rd date
but I won last CM
>>561815498I really really like her expression here, Bourbon is so fucking pretty.
>>561815584It's a bored shitposting SEA that always ruins comfy hours.ZERO(0) Dotos posted since Scorpio cup btw.
>>5618156737 and he will waste another 200$
7 hours
Finally realized why my end kept jobbing. Turns out 1k stam + 1 gold isn't enough. You really need 1 gold + pray to Radiant Star to activate before the last spurt.
>>561815737Can you stick to one md5 so that I don't have to filter it again and again
>>561815660god i love boobies
Admire Vega love
>>561815630Maybe at a nudist beach, she wouldn't do that in a regular one. She follows rules.
If you say so miss NTR
love glueing runs early
>>561815754that's fine. jordan never completes for me so I'm praying anyway
fucking japs are too chicken to do a touching feature.dont they understand they will die without it? its a key point in civilization. how can japan survive without poking or touching a 2d girl in inappropriate places ala kagura senran?
>>561815794Me tooBut dick alsoTough world...
>>561815549Drink lots of water and bring your umamusume playlist with you
>>561815653huh wha
>>561815754isn't radiant star like a white recovery in terms of what it gives, just feels you're risking no matter on what style with 1k stamina and only 1 gold, sure other styles need more but 2 feels like the safest
>>561815954Chiyo would say this.
>>561815906thats sexual harassment...
>>561815832is Kita the queen of glue?
>>561815954Chiyoposter is gay???Currenposter is a fag tooIs /uma/ a fag general
>>561816002Its 70% of a gold
I'm too scared to play mant
>>561816049
>>561816010I want to affectionately harass the umas
You didn't get the rate-up card you wanted? Just pay up piggy
>>5618156737 and she will bring a strap-on
I'm sorry, didn't want this image forgotten in the other thread. Artist is Farmlands on Newgrounds if you're curious.
>>561816002it's 3.5% if you won your races, I think.
>>561816002At base, yeah. But it scales.>>561815754My plan is 1k wit + 1 gold + a white or two. If that doesn't work then it's because Shiraoki-sama deemed it.
>>561815954The stallion umas have the best of both worlds.
>>561816161I cant read that shit nigga
>>561815819Slide. Now.
>>561816161pay a jap to remake it
>>561816142Curren would NOT say this!
>>561816161i didnt laugh but i appreciate the art
>>561816049GET STEPPED ON
>>561816071Yes. But they think they aren't as seen how they defended Bakutranny.
>>5618156737 and he'll try again on the 4th date
>>561816409are the numbers their umanko lenght
>>561815906they'll add it in 5 years
bwos why does the AI say "he" for Opera I didn't tell it to do that
I feel so cute today!
>>561816214Being fucked by a 'girl' in that case is gay though
>>561816471no it's their kill count
>>561816294
>>561816525Not if I play as a female torena. Checkmate.
>>561816309Too broke at the moment. When I get a job, maybe.>>561816321I mean I didn't laugh at it either, I just found it mildly amusing.>>561816409Hey look, it's the ONLY uma that's even remotely close to my height... and I still have to lean down to look her in the eye.
>>561816081>>561816182>>561816195oh, then i see why anons bet on it
7 and that anon never gets pussy in his life
>>561816564WITH THEIR UMANKOS???
>>561816071Curren poster is a girl but yes Chiyo poster is a fag
>>561816071/uma/ is a general where try so hard to get laid that they end up gay
>>5618166347 and I rape this anon
*requests Grow up and Shine! at the jukebox*
>>561816583Doesn't matter, you're still coping
>>561816214I don't think the stallion umas have dicks.They do seem to have more masculine personalities though, so all the better for the tomboy enjoyers I suppose.
>>561816603>it's the ONLY uma that's even remotely close to my heightdamn bro you're short as hell
how we feeling about gold city bros
Ayabe more like AyaBABE
>unblock Sirius date before debut raceImpossible.
>>561816638imagine
>>561815610can you blame anon for browsing the front page of the Internet? :^)
YOOOOSHIKUYOOOOOO
>>561816709I wish I knew how to make soundposts. I don't know what McQueen is saying here, but I imagine that it somehow fits.https://x.com/the_freakin_yui/status/2037625443206193571
niggas be like "I want tall umas" and then they block me when I start posting giantess daiwa scarlet porn
>>561816742Y'know... I felt so clever disarming that trap but I forgot that trappers don't care about prepositional conditions such as "I have to lean down to look them in the eye."Hoping I'm using that phrase right.
>>561816767
>>561816894I hate this artist so much.
>>561816709I wish I was Mejiro McQueen
>>561816850TRUST IN MAYANO!
>>561816894mcqueen wouldn't say this
>>561816894Saw this earlier, made me cringe. And I AM cringe which is saying something
>>561816850run was dead anyway
>losing to a front shitter when you're the main paceyep i'm thinking ebayan is on fraud alert he has the uma curse it's all down hill from here
>>561816107this is still fucking hilarious to consider how much incest is going on in this one family tree alone
>>5618166987 and i rape you nigga
>>561816634>>561815673>>561816159at this point if it doesn't work out on the 3rd date I'll just hire a prostitute and make her cosplay taiki
>>561816758>Archive to image md5>30 results
>>561816991your wish will be granted next month: you will fucking DIE fucking
7 and you will never fuck nor marry your trainee
>>5618170537 and you do it now
>>561817143i'll rape you anyways
>>561816991What's stopping you? Just do it, like me
>>561816894>"Just a second. What would you call this in English? "DISGUSTING SHIT", right? I can't tolerate this!"
place your bets
>>561817238spechud
AYABEZURI
>>561817031Oof
>>561817238Suzuka
>>561817193Discord name?
>>561817036Forever Young dodged Sovereignty, the BCC win was already fraudulent
>>561817238gold ship
>>561817238Power Vodka
>>561817238Falco strength
our HERO round falcon would have raped bitchtude in a front duel btw
There will be no 7s
>>561817031RWDA
>>561817238its shakur
>>561817238ryan guts
>>561815832starting to wonder if i should just skip all of these miles because holy fuck what a waste of clocks
>>561817271>>561817303>>561817314>>561817321>>561817325>>561817369>>561817365AIEEEEEEEEEEEEEEEEEMY ACCOUNT IS BRICKEDTASUKETE SHIRAOKI
>>5618173457 and we'll all orgy right now
I got Bright in 2 rolls.But no Dia-chan...
>>561817336This post was fact-checked as TRUE AND REAL by dirt scholars.
>>561817238turbo autism
7 and I get gangraped like yesterday
>>561817405That's not bricked this is just a rite of passage.
>>561817219Thanks, anon. If you can speak Japanese and you've got a moment, would you mind quickly telling me from a Japanese google search what the minimum age is in Japan to hold a private pilot's license?
7 and i rape everyone in this thread
>>561817369Ryans guts...
>>561817405>7 cetimeters per secondheh
>>561817405ahahahahahah i hate that i was right
7 and you post your 7 inches
>>561817405Welcome to the club
7 and Doto dies tonight
should I uncap my 0LB creek or my 0LB finemo?
>>5618175406 and I get to have this anon’s umanko
>>561817405congrats
7 and
6 and 7
>>561817306184435777843757056
>>561817405
>>561817585If you're desperate, LB1 Creek gives her initial friendship so it's not as miserable to use. But FM needs 3LB to be usable.
I like TrackblazerFuck you
>>561817405>there will be no 7s>anon rolls shakur>7 more centimetersbeautiful
>>561817647
>>561817613holy cuteI'm gonna try and roll for her when she comes out I just like her
>third food event >not even debuted yet
>>56181750317歳
>>561817405If you tried to give Air Shakur 7 -or more- centimeters, who would kill you first, Shakur or Tazuna?
BrickedChuds your response? >>561810873
>>561817613She's so cute...
you're 7 centimeters deep in shakur and finemo is 7 centimeters deep in youwhich way you movin, trainer?
>>561817831newtons cradle
>>561817831both
>>5618176633 more months until this cutie becomes playable
>>561817745Dancho and the officers are asleep, please andastand
>>561817713gluttony only 2nd to oguri
[7 More Centimeters] Air Shakur
>>561817716Thank you! I couldn't find a reliable source anywhere and I knew the shitty AI answer was bullshit when it was saying 18 with only a single source to back it up.
I cry I pray mon dieu
>>561817613
>>561817831my anus is ruined either way so i'll just keep going with both
>>561817831wiggle
7 and I tell that uma how I feel
Post lewd
>>561817938Fukuposter, what would you do with this information
>>561817613Love that uma
now that shakur is popular, who's the new ugly hipster uma? pearl?
>>561817405who are the two loser umas in the background there tho?
>>561818071shichi's lawyers have advised me that you need to delete this
>>561817613I have missed the exact frame 3 times but whatever man.
7 and Teiofags gain another 200 lbs
>>561818094>shakur is popularjust because she has like one or two dedicated artists and a handful of fags here doesnt mean she is popular
>>561818094still shakur
I have a kissing fetish. Which uma is for me
>>561817745there is no excuse, if you've been in a real club you always check the thread to make sure you didn't miss anyone who wanted in
dober more like hoeber
>>561818071
>>561818094Ugly Hipster Uma will be Air Messiah and always Air Messiah.
>>561818227nah its probably someone like biko
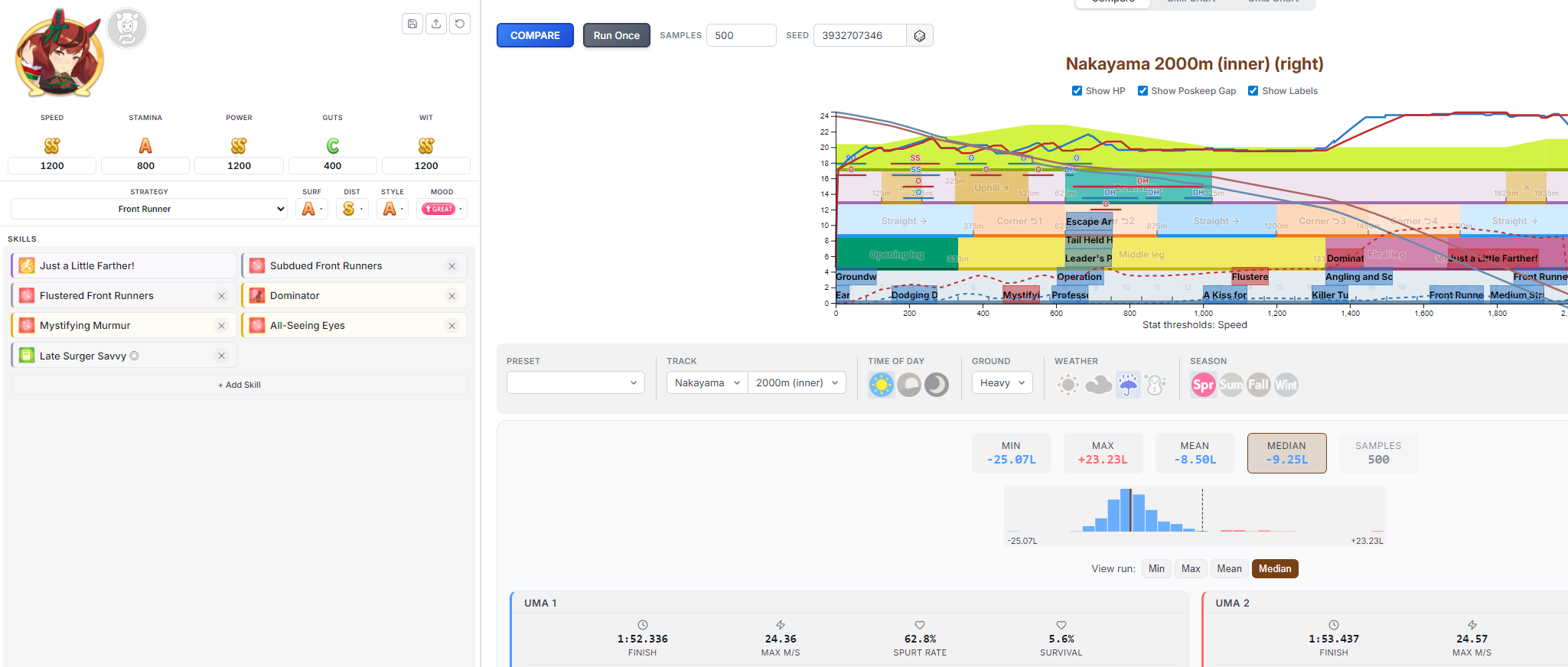
>>561815751What are the pictures of umamusume on the right supposed to signify?
>>561818287dober more like cute
>>561818373Lineage that are also in uma
>>561818373Ancestors (unplayable)
>>561818287This guy draws the cutest Taikis.
literally who the HECK is Air Messiah??
>>561818360I'll take it.
>>561818085I was just curious because Sirius's No.1 secret is that she has a pilot's license, which, assuming that the umaverse has the same laws as ours, would set a lower bound on her age. So she's at least 17 (like Maruzensky I assume).
>>561815298>Top Gun and certain Mejiro members get flustered in casual undressed scenarios around an unfamiliar guy.Can I get 75 sources for this claim?
>>561815751it just clicked that we're still seasonally aligned with the original JP run so the takamatsunomiya rewards are actually on the takamatsunomiya weekendwoah
>>561818373Deep Impact, King Kamehameha, Kurofune, Northern Taste (Akikawa), and Tony Bin. Basically they have uma forms but are unplayable
>can't say CHRISTmas>can say Satan just finereally makes you think
Ok I'm done.
>>561818071City would do this for me
>>561818546I made it up X75
forever young more like FOREVER JOBBER
is it glue bros....
I want to be drugged and raped...
https://x.com/abrlive/status/2035346749036933288?s=46ah, so THATS why he won
>>561818783salvageble
>>561818830trainer...
>>561818783its easier to get stats done if you dont do the exact 12121
>>561818851Where was Forever Young's teddy bear? Amateur mistake...
I got Admire Vegas and I wish I hadn't.
>>561818949They denied him donuts...
>>561818783>Oinker with those statsCan't buy wit I suppose
>>561818536i still think the theory that tracen is similar to an olympic academy where anyone of any age can join as long as the main goal for them joining is running and they can maintain performance for as long as they're in the academy. would make maruzensky being a 50yo hag who still uses casette tapes a reasonable guess if umas can maintain youth for way longer than normal humans.
>>561819016>No donuts>awful moodno wonder yanko placed 2nd...
CAN ANONS HURRY UP I WANT TO DO CM12 ROOMS
>>561819082I like that theory and I will choose to believe it.
>>561819101Make your own, cuckie
>>561819080basically yeah, love the game but im too stupid to make use of my whale deck, cant really go anywhere for help since everyone seems to share the same sentiment so im just stuck sucking my dick over it
>>561819101I don't even know what CM12 is
>>561819082Stego literally runs for 5 fucking years (as said in Kitasan's career), no one stays in highshool for five fucking years. It's absolutely silly to think that they're high schoolers but it's better to not think about ages at all because it generally doesn't make sense no matter what you do. Cesario calling Epiphaneia senpai is just ????????????
>>561819223satsuki sho
>>561819101Post your dick and I'll make 5 right now
Is there another set of taishin races tomorrow?
>>561819101
>>561819278Nyo, I'm a receiver only!
LIVE THE LIFE OF AN END CLOSER TIL THE DAY I DIELIVE THE LIFE OF A LATE SURGER CAUSE EVEN ROLLING HIGH ALL UMAS ON ME
>>561819208Sometimes you just lowroll too, those cards don't have good prio. It can't be helped.
Taishin?More like TaiSHIT
I can't stop training Fuji (and sometimes a TT uma). Can I enter 3 Fuji aces into the CM?
>>561819340I hate bottoms
>>561819407Don't say that...
>>561819335Sex
>>561819305it's brian next, already had 3 days of taishin
>>561819335>Jordan why am I being told you’re failing all of your classes? >hits me with the webm
>>561819420>Fuji (boy ver)>Fuji (girl ver)what would be #3?
I love Rice
>>561819369Yeah but to lowroll this often with a deck like that? People have been telling me I should average low SS with a deck like this but the highest I've ever gotten so far is like mid S+, I know there are people with worse decks consistently hitting SS so I just know it's a skill issue on me.
>>561819335is she autistic or something
>>561819208make a calendar with only the G1s then do more training in the gaps for megaphone durations
>>561819536full package futa ver
>>561818536my take is that tracen is a sports institution that also does standard schooling curriculum. once they finish Y10 then academic tuition is optional and it's just the racing-related classes people might pick up, but everyone that's still actively racing/assistant coaching/supporting will stick around until they're not
>>561819562She saw some trend on umatok which is already full of zoomer autism and tried to show her trainer what it was to see if they recognized it but Torena-san is 40+ years old and doesn't use social media
..............yamanin zephyr
>game spams me with Empowering Megaphones>don't get a single energy drink
>>561819559record your gameplay and we can judge what you are doing wrong
>>561819562just regular dumb
>>561819536I wish she'd got that Carnival outfit as an alt instead of a support card...
>>561819712you coulda just said yes anon
>>561819559>>561819597 (me)the ones where they cram in as many races as they can are really annoying to do just race a bit less and train a bit more in consecutive megaphone turns for not just in summer
>>561819442RUDE
>>561819479I be losing track of shit fr you should see me playing mant checking my items every 2 minutes
>>561819442the fact fuku doesnt have a shrine maiden outfit in game is a crime
Some depresso art
>>561819919This would be the only chance at redemption she would have for meBut I hope they just come out with a pure shrine maiden uma instead
>>561819442The fact that fuku exists is a crime
>>561819948Id take her for donuts.
Tinyshin needs correction
>>561819778sure I'll record my next run then>>561819808I usually skip some of the early mile runs just for bonds
>>561819948lmfaoooooooooo:(
>>561819796I'm prone to yapping a lot I can't help it
>>561816898That's not tall, that's just large man.>>561819442The fact exists is Suzuka.
>>561820028a dozen from tims and a dozen from krispy kream
>>561820097>not racing in juniornigga...
>>561819653yes its like the frog soccer academy that makes mbappes
>>561818783>>561819559Yeah, that deck should be lowballing SS consistently. You're at 58 race bonus, which is well above the minimum and even a little above the luxury level. What I can tell you based on my own experimentation is to train priority trainings unless you're racing a G1 or a rival G2/G3. If you're running that deck and getting mid-S+, you're also probably being too rigid about racing. If the option is between a 40+ stat training and a G2 or G3 with rival, train. If the option is between a G1 with no epithet and a 40+ stat training, train. Racing is for buying shit from the shop and cycling the shop sometimes. It's not the be-all end-all of gains and with a deck like that you're going to be getting better than race options with rainbows by midway through classic.
>>561819208>>561819559have you tried buying and using the shop resources>>561820097>I usually skip some of the early mile runs just for bondsif you end up with 10 energy or a legitimately dead turn you'd race because it gives you points to use in the shop
>>561816898I'm curious, post some examples
>>561820028>"You don't have to tell me what happened, but you do have to eat this." as I hand her a bowl of donuts.
Careful anons, there could be umas in this thre
>Cygames horse lost to a frontWe're never getting another good front support card.
>>561820097strip out all the non g1s and use those turns flexiblyit should be a lot easier to hit stats with low 30s races - surprisingly so even just dropping a handful of racesonce you get comfortable with that you can squeeze in more races which the deck power can then help compensate for the reduced training turns
I wish there were long races in junior year. Can you imagine these sub 50 speed and stamina umas racing 3000m?
>>561819101I have a full team ready, host and I'll join
>...and that's another gone
>>561820219
>>561814968>>561815721This was hard, mainly because they're all athletes and probably need to shave. But some of them must have something there. A lot of the newer Umas had to be ranked by vibes only, so apologies.I'm not going to revise this because it took so long.>Samson Big is none>Happy Meek is none>Little Cocon is waxed>Bitter Glasse is trimmed
My SS virginity has been taken
>>561815751Thank you. I believe on SPECHUD
If I see one more Stego post I'm going to act up.
>>561820390naw haru absolutley has that mamason frfr
>>561820350Sure! I'll host like 3, will post results153129111531291115312911CM12
>>561820491nahhh bruh whose unc is this
>>561820381hmm, got any with less clothing? Specifically showing off the back area or side of the knees?
>>561820303cygames should have used a clock if they really wanted the win
>>561820403shit dude i finally got an S with oguri how the fuck do you guys do this
>>561817053I know an anon that did this with satono diamond. It wast even that expensive
>>561820403>gold city took his first...
OBEY
PAY
YOUR
>>561820359She sexed me so hard that I lost feeling in my groin for a few hours
>>561820706ugly boys
>>561817405>newoh sweet summer child
>>561820640races and luckyou can get up to three +15 stat scrolls (I think) in the store besides the regular race bonuses for every race
HOW
Give me Shrine Fuku (forma de biblically accurate Shiraoki)
>>561820749
>>561820792Gentildonna is not a boy
>>561820793ive been playing since july... ive just got really lucky thus far
>>561820808the umanko is a tube
THE BUTLER
>>5618205152 more!
>>561820826
I love pace umas but running more than once pace in a cm fucks up the team comp. When does the pain stop?
>pays the master.
>>561819340>>561819821Post the shocked Kita face with her mouth open
>>561821068
post the happy kita face with her legs open
>>561821048bobblehead
Remember, you only have 5 months left.Enjoy it while you can
why is uninherited victory cheer so brokenive seen my kita firmly lose the midrace but still rocket ahead past the other front once it procs
>>561821048You owe me sex.
You get more stats from G1 races?? I've been using megaphones on literally every race.
>>561821029does it? Its not like having 2 or 3 pacers will affect their skills much
>>561821212I'll give you the benefit of the doubt and say you meant hammers, but yes.
>>561821179what happens then
>>561821179you mean ts or living
>>561821229Taiki has to fight for 2-4, Fine has to be 2-4, I guess oguri doesn't give a shit
>>561821195festa is so sex without the beanie
>>561821195Cumhead
>>561821153now post THE ENTIRE WEBM
>>561820640Do the maxxgutssince you said you got close to Oguri I'll send mine that I got pretty close withsame deck that I used for Shichiparents in Ogurin case case are 2 speed, 3 power 12 stam, but I would think it's better to go more into power/stam and not use speed sparksI used the new witgod agenda, for Shichi, for Ogurin I used the old one but it's almost the same thing except I finished the dates with Oguri by the end of classic.I think that it may be best to do yasuda/tarazuka kinen in classic and finish the dates in senior because you have a better chance to have all friendships at orange then, but I would need to test it out.the riko turns later on I either just rest or clicked a useful training/wit
>>561821373Nakayama.No one calls her Festa.
>>561820491I want to kiss this boy
>>561821212cleat hammers are like at the very bottom of your priority of items. Ideally you want 3 of them for the last 3 turns but its not like the run is bricked if you dont have them (unlike LITERALLY EVERY OTHER ITEM IN THE SHOP)
>>561821390
Nakayama Fiesta
>oh hey this parent gets me to mile A>2nd>1st>2nd>1styeah I'm just going to stick to the medium+ course
>>561814968I tried
>>561821442She is a cute girl.
nakadashi omatsuri
>>561821419If you are curious about Shichi final stats
Why is Dia SO FUCKING HORNY
>>561820515I forgot to put in my updated Doto >~<942254959422549594225495Next!
>>561821182Protagonist privilege
WAIT STOP THE COUNT STOP THE FUCKING COUNT I WAS BUSY MAKING ACES I DON'T WANT TO REDO MY TT UMA WHY DID IT INCREASE BY 56K THIS WEEK
>>561821596With cum on her head
>>561821717oh cm12 dont mind me
I guess I won't have to click speed for a while
>>561821783I just auto selected I'm tired of picking the best for each slot
>>561821373she's sex with the beanie too retard
>>561821826>3 speedBricked.
https://www.youtube.com/watch?v=qHaKNGtehYkWhy is this named Disco when the original song is named a Metal?
CM12 lobby66384377
>>561821373>>561821195cumming on nakayama's beanie
>>561821783take the 5.5 pill qwo
>>561821153The other one!
>>561820808The name of the event is unique for each uma, but every uma has this event. +2 mood, +5 all, and a chance at rolling Fast Learner. Your odds of getting this event are pretty good, I feel like I get it maybe 50% of the time, however rolling Fast Learner from the event is rare.Its just like how every uma has the Master Trainer event that can give practice perfect, or the acupuncturist event that can give charming. Except those events don't have a unique name for each uma.
NSM feels like it never procs on my pace chasers.
>>561821436i do since the umas call her festa
I still don't have any Pisces acesFUCK OFF
>>561821926
>>561821967the umas call eishin flash flash but everyone calls her eishinsometimes the umas are simply wrong and stupid
WHY IS EVERYONE ON GUTS
What are good parents for front runners this cm?
>>561822065flash is also pure sex
>>561821195nakadashi fiesta
>>561822065Umas are extremely high IQ individuals.
>>561822127why are you asking this now
>>561822127kitasan if you are not kitasan. if you are kitasan, new year opera i guess. maybe v. bourbon
>>561821584amazon is a jungle
>>561822072The better question is why arent you gutsmaxing?
>>561822127>parentsA-anon? The CM is starting in few days..but to answer your question, Kitasan + NY Opera. If you mean CM12, then Seiun Sky + NY Opera.
>>561821717Aiieeee590178425901784259017842Last!
>>561822161
>>561821907CM12 lobby65554194
>Friend hasn't made a single ace yet because he's too obsessed with making parents in AoharuHe never listens to me
>>561822384why would you ever make parents in aoharu ever again...?
>>561822318umahole
Here's your first shop of the career
>>561822384An Ace run in MANT makes for a better Parent than an Aoharu Parent run though
>>561822459probably fell for the Spirit Power/Guts meme. Or Spirit Stam for xoguri
post something cute
>>561810605>>561810652I love these dorks so much>>561814458
DoberBITCH
>>561821925>>561821860I MADE IT
>>561822065I have never seen anyone call her Eishin.
>>561822065Nakayama and Eishin are considered family names like Sakura, Mejiro, Hishi, Agnes, Symboli, etc. The game uses their second name in case another Nakayama or Eishin gets introduced in the future.
>>561822168I have been using new year opera but my Kitasan is stuck at +A rank and her power ends up pretty low like 700, think I'm gonna try double power cards instead of double stamina.
it was supposed to be her turn bros
>>561822570palmer SEX
>>561822318Sex with Maki while Dober has to watch and take notes for her doujin whose main character looks suspiciously like her
disappointing
>marked
>>561822651Except no one fucking does that for Nakayama Festa, most of the characters just call her Nakayama.
>>561819948It’s kind of ironic that the race that seems to be Ebayan’s weakness is the only G1 race his dad “The Legendary Horse” Real Steel actually won when he was active (not exactly the same race but also in Dubai)
Grok knows a alot about umas
I should make a Seiun huh>>561822319CM12 lobby 29572578
>>561816161uma eclipse is adorable at least
>>561822695
>>561822228Thank you for joining! Hopefully this was informative for anyone
>>561822672did the artist have this predrawn in case she lost?
>>561822553
>>561822846
>>561822775stop sexting with grok
>>561822928>informative>look at deckBUHI
U U U UMA U U U U U UMAU U U UMA
>>561822821Need 3 more
>>561822928that's a lotta skills
>>561822990
>>561823026no this is funny I'm just doing it for the laughs haha
>>561823085Was testing out a new strat, 37 races. Medium does that since less need to train a third stat
>>561822928Thanks for hosting, my Fuku got "close" at least, can't say the same for Mambo and Neicha sadly...
>>561823072umai na merica
>>561822228>groundwork on pacewitgod is that you
>>561823134
>>561823264this but with maya haru and rice
>>561823171
>watch the seriru video>get the easiest capped speed/pwr/wit of my life
I got a guts Hishi Akebono from the training the trainer mission.
>6/9
>>561823356I called my agent, they will be here soon
>>561823297
>>561822565fusu
With the way things are going, what's a reasonable amount of members leaving a club in a month?
>>561823419>brought 3 debuffers
>>561823508my club is currently at the highest ranking we've ever been
>>561823508give up already rebricked
>>561823459
Is End closer savvy a good skill? I've seen anons saying it's awesome and others saying it's useless.Oguriposting is accepted.
>>561823459Spe will protect me, right?
>>561823508less than fish bricked
How the fuck did a japanese salaryman have time to do a mant run, I barely have time and I'm unemployed
>>561823508Autis/uma/bwo...
>>561823568Guess some people really stopped playing huh
>>561823624
>>561823630>I've seen anons saying it's awesome and others saying it's useless.It's always either 0 or 10 with this general. It's okay, extra vision might help with blocking, extra race wit might help with downhill checks. But it's not going to make or break your ace. Take it for hint pruning, or if you get it cheap. Ignore otherwise.
>>561823473
>>561823803
>>561823746I play a couple runs at work
>>561822719man's gonna be surprised when nakayama top gun gets added
>>561823781>vision might help with blockingjpg.uri
>>561823779
>>561823881
>>561823897Yeah, no.
>>561822821rare doto win
>>5618237461 time on the way to work.1 time during lunch break1 time during work while you pretend to be busy.1 time going home.
do NOT fuck the pokedonna
>>561823959damn, cesario marked her tore-san right away
>>561823974
>>561823959
>>561824058i already fuck vaporeon, nothing worse can cum out of fucking the donna
any jiggi
Danchou forced us to install some kind of mod that automatically buys Glowsticks the moment they show up in the shop. Now my Ace Runs are all getting bricked
>>561824050Yet half my club appearently is too busy to do this
>>561824058Would she remember everything you did to her when she turns back to normal
>>561824209cucked
>>561824209I actually buy them on ace runs sometimes anywaythey're really cheap and I'm an amazing torena so nbd
2 days until I can fuck off from this shit club
>>561824126
>>561823508/uma/club sis...
>>56182350810
yanko is a FRAUD
>register my uma for a g1 race>enter race>realize too late its a dirt track>forced to watch in real time how I fail her
>>561824050you will get the 1 time going home danchud (technically 5 because if junior year is anything but perfect the run is glue) and you will rike it
>>561824284
>>561819948>>561822672>>561824363we get it... she got 2nd place
>>561824412That was me yesterday when I put Kitasan against King in her legend race, somehow ended up 5th despite E aptitude
yankomanko number one
>>561824460It literally could not be more over.
Big uma agenda.
>>561824442
>>561823318I wish I had the Club Points to MLB Team Sirius... I only have LB1
>>561824591Are you a newfriend, or did you just never join a club?
>>561824591It's trash, not missing anything
>>561824591I wish I had more CP too
>>561824562Brocked.
>>561824460will they remove her from the game because she lost?
>>561824442>>561824584aaaaaaaaaaaaah!
>>561824584
>>561824591it's kind of annoying to use i kinda regret MLBing it
>>561824090
umarriage
>>561824720Hobo built for wrapping yours arms around to the point of nearly choking her while pressing in to the mattress
>>561824698Gotta race the arima kinen firstWe will see after that
>>561824591Riko is better.
>>561824617No my club just doesn't have many members so the gain is slow.>>561824753>>561824638I see..>>561824658Bro..
umaployed
>>561824749
>>561824658
>>561824819
>>561824698They will push back her release date by 4 years
>>561824925me on the left
>>561824917
Curren Wit is very good
Instead of making me wanna quit the game the sad uma noises in MANT turn me on. I'm doing Taiki parent runs and I can't finish a run without getting a boner. Always thought Taiki was annoying before this too
>>561824658Same, maybe we could trade haha?
>>561824895
>>561824956That wasn't very gentile of her.
why does fall champion require the senior versions but spring champion works with either takarazuka kinen, cygameswhy can't you label them or make them consistent
>>561825076
>>561824925this looks like NTRlike tama is getting fucked from behind there
>>561822318Does the doll smell like Bright?
>>561825240NTRmindBROKEN
>>561819948Forever Fraud
>>561825240Seek help.
>>561824050you can also leave a run whenever you like and resume it later, many anons forget this is even an option
If your trainee is not good with children, you are wasting your time
>>561825240how much NTR have you fapped to brother
So Stay Gold was the king of all jobbers...https://umamusu.wiki/IRL:Stay_Gold
>>561825253
>>561825240NTR wouldn't do that to tama
>>561825391He's called the silver collector for a reason
>>561825391Did you find this out just now or what
>>561825240Holy shit anon, stop watching NTR porn and watch reverse rape porn instead
>>561825076why are trainers so dense?
>>561825240teiobro....
>>561825441NTR is believableReverse rape is not
>>561825361I'm not training them to be a good parent bro.
>>561825439I did, yes. What a shitter.
>>561825408
>>561825361I'd prefer if they disliked children as much as I do. The only person I'd ever want to give my love to is my partner.
>>561825240>it's a dark-skinned manEvery fucking time
>>561824956The way AI-creatura just sits there, looking on with a big smile on her face, will always be funny to me.
Trainers and trainees should have a strict work only relationship. Allowing the Umas to touch you in any way that you don't find comfortable is not allowed
>>561814968Making tierlists is harder than I thought it'd be. I wound up not having much of a rationale for the Shaved category, which is a problem
I'll be retiring from my spying duties next month. I don't want to bother setting up sweepy on my alt anymore.
>>561825515>>561825547Gayest posters in this thread
>>561825361>you will never train uma kids
>>561825478I got pushed against the wall by a girl in highschool once...
>>561825408When will Falco score..?
>>561825550>>561825296>>561825321>>561825370>>561825419>>561825441>>561825478>>561825476not him but like 2.5 collections of those
>>561825532
>>561825361This doesn't mean she's good with children, it means that children look at her as an equal which makes it sad
>Senior summer>99% failure>Forget to use a charm>Awful mode
>>561825591
>>561825453Ever since I thought a girl liked me when she was really just being nice, I have turned myself dense to never be duped again
>>561825614Yeah cause your club needs more sweepybotters to run, damned spy
>>561825632I can’t remember the last time a woman touched me intentionally
>>561825391he did win one big race
This happened to me twice this week
>>561825674
>>561819948
>>561825591>allowing
>>561825798Get energy potion
Who's the next anime uma going to be?
>>561825438does this work? it doesnt seem to be doin anything
>>561825689>Children look up at her role model they aspire to be like one day>Whatever dumb shit you just typedWhat kind of browntoid room temperature IQ mental gymnastics are these?
>>561825798>he fell for the 3-4 races in a row meme
>>561825842King Kamehameha
>>561825798I haven't seen skin outbreak in a week
>>561825707This does not happen, please do not perpetuate trainer abuse. We are valuable members of society and I will not tolerate such rude behavior
>>561825817
>>561825792How big of a deal is/was the "Hong Kong Vase"? I see it's a G1 but is it regarded as being as good as the ones in Japan?
>>561825438FIX YOUR FUCKING SHITTTTTTTTTT
>>561825906Wow
>>561825391https://www.youtube.com/watch?v=K6ATX-3zoIo Still the first japanese born, japanese trained horse to win an international race. With an absolutely beautiful spurt.
>>561805589Invite sent>>561810873>>561818279Invite was already sent 2 hours ago you annoying obsessed fags
>>561825990Stop defending the ugly boy
>>561825990Keep defending the cute boy (horse).
>>561825974
>>561825547just when I think it's not possible to be any more of a FAGGOT
>>561825710
>>561826097how do you think their tails feel when they get erect like that. i wanna touch them
Not very good PR
>>561825990That's awesome to have won his last race in such a fashion. It's a shame Cygames ruined him with such a shit design.
>>561826096
>>561826184New Uma?
>>561826097That poster is a foid
>>561825990What the hell, I didn't expect to cry. watching horse races makes me cry, what a race, what a race.
>finally a somewhat usable parentthank you kita
munchy cunny tan hoizer
>>561825391>assaults speCHUD>tries to murder NTRbased....so fucking zased....
>>561826189Agree, tomboys aren't sexy
>>561826227
>>561826245it'd make sense considering that women in 2026 have no desire to reproduce and become housewives anymore
>>561826351Tomboys are the epitome of sex. Stego is just a hobo.
>>561826179horsetails are powered by a vertebrae-shaped set of bones powered by powerful muscles. It's about the girth and width of a strong man's forearm. 3-4ft hairs grow on it. So when the umas get surprised/rekt/owarida faces, their tailbones are flashing out and up at a 45 degree angle like snapping your neck back, and this (for a moment) flings all the hairs in that direction. Just for that instant? Would feel like HEAVEN to touch.
>>561826408No, liking tomboys is gay
>>561826376gn
>want to train multiple umas>that would mean sacrificing my rolls on umas instead of supports
Which umas are adults
>>561826245>woman>on 4chandoubt
>>561825990International G1*
>>561825960wow anon you must've had a special week
my fuarkin lone wolf looks like a dork
Fuck It's been 4 runs in a row without a speed rainbow in summer.Starting to consider ditching SSR Sunday, for 3 speed (kita, windy, fuku), 2 wit, and creek on Tamamo
Illicit relationship with your trainees will not be tolerated.
i hate narita taishit
>>561826339All that, only to get bullied by a McQueenspawn post-retirement.
>>561826518Godspeed anon
>>561826521they're all 17. Except Raisu, she's 13 or 14, definitely JCwhy? because it's cuter that way
>>561826406After it inevitably becomes a requirement to give your biometric data to use the internet, I think /uma/ would be better if we had gender flags a la country flagsHaving to read female opinions is a sure fire way to have your day ruined
>>561826618Shut the fuck up Tazuna no one asked you
Finally, some good fucking food
>>561826097Spe and King catching me masturbating to sky's shorts
>>561826469I'm not gay and my favourite umas are Fuji, Vodka, Kawakami Princess, Seiun, Opera, Sirius, Mr. C.B., Pokke, and Tanino Gimlet (not Ryan). Checkmate.
BRIAN? HER NAME IS BRIAN? THAT'S THE NAME OF A BOY!
>>561826521If they can get pregnant they are adults
>maaaaaaataaaaaaaaaa resu?!?!
>>561826738So to you only nishino might be a child still?
Stego isn't ugly.She's also not a hobo.
>>561826521All of them are adultsLolifags have to cope and age them down to get their rocks off
>>561826702>Fuji>CB>Opera>SeiunUgly boys, reject them.
But why does debut race take up energy? It's not an optional race
>>561826801Bro...
>>561826882that's literally just a manlet
>>561826882Comfortable racewear that she doubles as travel gear.
first-rate kingu
>17 years 11 months 2X days old>>561826859it gives you shop currency and it can make the reporter show up
>>561826746No bitching.Time to hit the track.
>>561826859>>>/d/
>>561826789There are no childs in Tracen
>>561815737but these horses want me to be their husband, why can't I call them my wife
Boymas have the worst fanbases. Just look at Stay Gold or Cheval.
>>561826184Aston Machan owes me paizuri
>>561826934Every time I run the Marv card with a Late I get Agemasen'd, when I run it with any other style I always get the gold
Air Groove isn't very groovy.
This little shit overtook my Curren Chan (794 spd) at the last second. Do stats even mean anything?
I like the horse more than the uma
>>561826732For me, it's Jordan.
>>561826943Ugly magician >>561827041Because hags aren't cute.
>>561826853You're blind and/or insane. I love the tomboys (CB would be better with short hair).
https://youtu.be/RD5_7D1KNhA?si=wZNY00FIQGtWGj7i&t=87those announcer moments in Legend Changer are so fucking hypeI particularly like Stego's because the announcer screams her name so perfectly
>run so ass you wanna hit the quit button
>>561826702holy fucking taste
>>561827060Rushed, brocked, wit checkedThank you for the clock
>>561827041if she was her name would be air groovy
>>561817405At least this can give Straightaway Spurt, pretty sure me getting Ikuno Dictus is even worse
>>561825561she is extremely cute and lovable.
>>561827093>reposting MY slopbased
>>561826806>All of them are adultsNishino flower is young enough that her parents needed to tag along with her to the hotspring with her trainer...Not that it stopped her flirting (strangely enough to the joy of her parents?)
>need 15M fans to hit the quota
>>561827093Soulless
>>561825615Narita Top Wife
>>561826521>Which umas are adultsThe game really likes to remind the player that every student at the academy isn't an adult
>>561827249holy shit if you're not lying then the lolicons are going to be eating WELL when she releases, the sobbing emoji spam will register on the Richter scale.
>>561827398labubu
>>561827325Still need to friendzone them.
>>561827220I couldn't tell that it was a slop edit so good job. I think Mr. CB looks much better with her hair like that.>>561827321I like the short-haired umas.
>>561815367>Main Story Act 1, Finale Part 1 now AvailableEOS incoming?
red track wear is pyor sexo
The Empress' new groove.
>>561827484Yeah EoS soon (End of Specialweek)
>>561827093cb displays her free spirit by being a tomboy with long hair
>>561827249>tiny asian woman has overprotective parentsMany such cases
>>561827484
>>561827453Stop giving out dangerous advice you'll get trainers raped
>>561827528no, the monochrome one is
>>561827552That's cool too. I like her both ways but my preference is short hair.
>>561827528Sexing the Pearl when she drops.
>>561827249They know the trainer is a competent, respectable, and reliable man so they are okay with him breeding their daughter someday
>>561827249Nishino is too cute for her own good
>>561827612Holy
>>561827483>I think Mr. CB looks much better with her hair like that.Someone posted long hair fuku, which made me think "who would look better with a different cut?", then looked through my image folder. You get the rest, thanks SlopGPT.
>>561827528bloody day for curren
>>561827592>he's doesn't carry carrots to defend himself
You guys ever think that we're the ones being trained?
>>561827692I like Fuji both ways as well.
>>561827612>>561827552>>561827093>CB propaganda>Tomboy propaganda>LONG HAIR TOMBOY PROPAGANDAWhat an incredibly BASED thread we're having tonight...>>561827784And I 110% agree.
>>561827453I wouldn't say that
>>561827768I get that feeling every time I train Super Creek
>>561827528Pearl is just pure sexowish I could fucking afford to spark her goddamnit why can't I be fucking rich
>>561827623Don't roll for the hag
>>561827930>there are people that would still fuck Maya
>>561827820there aren't enough long-haired tomboys
I nyeed something good to roll for bwos, I'm already up to 40k+ carats again
>>561827930And that’s why we have a restraining order on her
I just can't take mister cock and balls seriously
>>561827930Brian's rival is a child?Yikes. Totally uncool.
>>561828071we wait 4 months for light hello
>>561828062Here is hope for more
>>561827930
>>561827692do you have the long-haired Fuku? I'd like to see it
>>561826010me when I liepathetic really
Witfraudbros.. we have been exposed..
>>561828118I think I'm just gonna permaborrow her. Shouldn't be a problem if I have Kita, Summer Hag, Creek and FineMo at MLB I think
>>561828162>correcting the trainer Disgusting
>2.8k skill pointsThe Sirius card feels like FKK: does nothing, but your runs end up better. Sadly I'm out of borrows and ended the run with 500 coins unspent
>>561828071>40kBwo... that really isn't a lot.
>>561828109Its a one-sided rivalry where Mayano harasses Brian and she just puts up with it because she doesn't actually hate her
Shiraoki will guide your runs, just believe
Zombie event when?https://x.com/IHaveBread_/status/2037943487253856591
>>561828170Sadly no, but I'm sure some ORANGE FUKO LOVER has it.
>>561828250Manuals are a scamMy ratings have jumped by 2k since I stopped buying them
>>561828250>never buyand then you end up 7 stats short of 1200
How do you guys play this out?>race at 0, vita on filly, race 0 on hopeful>vita on junior stakes, gamble for 10, if failed via on filly, race 0 on hopeful>rest, race filly, race hopeful
>>561827484But enough about Blue Archive
>>561828250>glowsticks>never buyDanchou! Make him delete this post!
>>561827423her mom and dad give nishino some private time with her trainer as they didnt want to be third wheels (they start peeping on the two)they are glad she is so affectionate with her trainer and that trainer is such a great match for their daughter
>>561828278It isn't a lot I'm just not good at saving carats. The fact I manage to save 30k before I roll on banners is already impressive to me. At the start I'd just roll everytime I got 1500 carats
say. my. name.
>>561826010Why are you recruiting from Discord?
>>561828326When the add the alt of the DEI Uma
>>561827115I love her voice so much, I really hope I don't have to wait another 3 years for her solo song. It really sucks how long it takes for them to get pumped out and some Uma tend to just "skip the line" to get theirs first.
>>561828580Martin-chan.
>>561828580Sumata MachanAston Paizuri
>>561828250I'm still of the opinion that hammers are not must buy outside of the final 3 races
>>561828580Madolf Chanler
I heard the news. Y'all a bunch of trannies?
curren is just doing whatever ig
>>561828580Who's that ugly uma?
>>561828592Because everyone in this general hates us and thinks our club is a joke. You think I wanted to recruit some faggots off of Discord? Nigger.
>>561828689*trainers
>>561828250fl is an always buy lmfao
>>561827115Ugly midget
best horse ive ever made undercut by the fact that bourbon didnt finish her event
>>561828689Yeah, transitioning from trainer to alpha trainer
>>561828725It's against the spirit of the thread, please delist yourselves already from the #clublist
>>561828470Face tank them. Don't be a pusseh
>>561828747The Trainer is canonically a lesbian woman. All umas are lesbians and most of them are genderfluid
I see our SEAfriends have woken up
>>561828470Face tank Junior, vita and then hope for mood up at JF or Hopeless
>>561828250>guts stat ups below others when dueling is the main waste of clocks>guts and stamina ankle below speed despite being just as important >cupcakes is always buy but green juice isn't, when the later is the main reason you buy the former>restore items as highest priority except for the biggest one for some reason >energy drinks anything but at the bottom >skin cream above the item to cure all debuffs despite costing 10 more shop pointsI swear making these shitty guides bad is on purpose now
>>561828250for 3 guts you definitely still buy the guts scrolls
>>561828836we're all just creek's anime trainer
>>561828725>everyone>rent freeThis general has 300 or so people based off of the clubs alone, don't let three or so shitposters get to you. Stay strong Bricked!
>>561828653It depends on your RB desu. I don't think it's worth it at 50 RB but it's pretty good at 70
>>561828960>training the hag
>>561828980Hammers are must buy at 50 RB, or you’ll never get enough skill points to buy all the stuff you need while training sufficiently
being a transhomophobic umamusume fan is like being a gay conservativethe game is clearly for the gays, girlies and gay girlies
>>561815367how's your wife doing? Oh wait that's illegal.
>>561828807Gutslet...
>>561828963I bet half the club will leave
>>561828963>>561828815I'm not the Bricked Danchud I'm just shitposting
SEA...hours have started...
good morning from indonesia. salamat pagi
>>561828807>debuffs you
>>561829050shut up eunuch, yuri is for the entertainment of men
>>561829142good luck hitting
Based
Autis/pocalypse/ in 3 days
>>561829089the NTR avatarfag has been posting since the thread started 3 hours ago tho
>>561828902>>energy drinks anything but at the bottomThe one which gives +5 energy can be used in a pinch to avoid racing at 0 energy.>>skin cream above the item to cure all debuffs despite costing 10 more shop pointsSkin cream costs 15 and the Miracle Cure costs 40.>>cupcakes is always buy but green juice isn't, when the later is the main reason you buy the formerI guess he must value them because he races so much that he tanks mood down to awful? I've never seen any of his gameplay but that's the only reason I can think of to buy every single cupcake no matter what.
>>561829142>heavybased retard
>>561829202Staygold*
Jiggie please.
>>561829167
>>561829170>ugly tomboyNeck yourself along with the yuritard
finally, now i can make SS runk umas
>>561829170Could you explain to me why all the countries that search for yuri the most on google are poop nations like Thailand and Malaysia?
>>561828250who the fuck is charles
>>561829202We love NTR anon here.
No bans so I'm reinstalling Hachimi to speed up mant
>>561829274they're most likely the same brown retard
>>561829343>We
>>561829348Riceposter, I know your flag from the /sp/ thread
You can also just not reply to obvious bait
>>561829306regular people cant hit this
Guys... all the other generals are shitting on us, making fun of us and calling us cucks...
>>561829487Rebricked's fault
>>561829450Shut up, Fuku
>>561829474not so fast
>>561829416I didn't post there though, different guy.
whats /sp/?
>>561829450I will kissbait youGet ready to smoochmaxx
>>561829520That's uhhhh...
>>561829487oh no, we should post some tore reipu to shut them up
>>561827249Imagine hearing plap noises all night coming from your daugther's room
>>561829450True, it's why I don't reply to attention whoring getposts.
>>561829608>slut ego
>>561829641>gorilla >sexyFuck off
>>561829487And we should be proud of it
>>5618292902k pieces across ten images, rotationhttps://jiggie.fun/umajig2
>>561829750>>561829750>>561829750
Ebayan needs a buff, teddy bear buff too much
>>561829737Stop being brown
Don't look
>>561828250in what world is fast learner situational?